Track your Ruby on Rails web transactions.
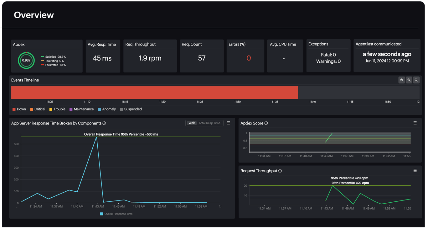
Site24x7's application performance monitoring tool offers an integrated approach in managing and monitoring the performance of complex Ruby on Rails web transactions. It assists developers and the operations team to pinpoint a bottleneck in your application server, identify slow queries and resolve performance degradation no matter where they originate.
Monitor the infrastructure your Ruby application is running on with Site24x7 Server Monitoring.
End user to database perspective monitoring.
Better visualize Ruby on Rails web transactions, with insight into key performance metrics starting from response times to URLs to SQL queries. With end-to-end visibility into all tiers of your transaction, you can now identify and resolve performance degradation issues, no matter where they originate.

Check for database performance slowdown.
Listing web transactions performed by a database helps you narrow down and isolate the root cause of performance slowdown. Site24x7 APM Insight lets you get detailed performance metrics to identify the slow database calls, database usage and overall performance of the database furnished with detailed graphical and tabular representations.

Isolate slow invocations in your Ruby code.
Developers can now easily identify slow internal invocations (methods) in the Ruby code and get the execution details (trace) for URLs displayed in a tree structure. The trace will chart the sequence of invocations of the URL. You can also identify the SQL queries executed during the transaction and thereby identify the worst performing database queries.
