What is VPN monitoring?
VPN monitoring is the process of tracking the availability, health, performance, and latency of firewalls and other VPN devices to ensure that the private network is safe from intruders. Monitor VPN traffic and ensure that the data transferred through your network is encrypted and transmitted without any delay. Identify top consumers of your traffic and bandwidth network traffic monitoring.
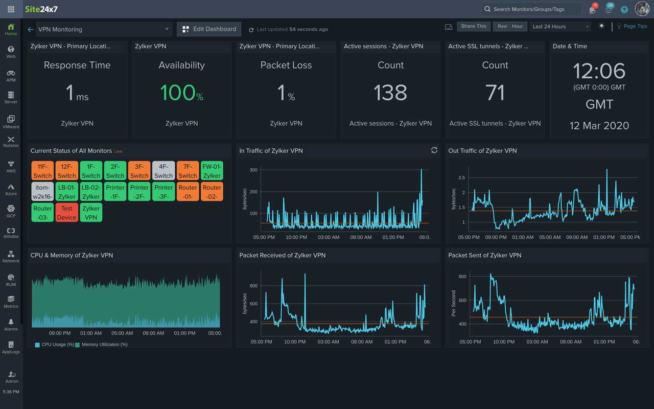
A comprehensive view into your network gateway with our VPN monitoring tool
Monitoring the ping response time to a VPN server is crucial. It is also important to monitor the health and performance of your VPN and its associated devices using performance counters. Here's a partial list of the metrics we provide:
- VPN session count: The number sessions that are currently active.
- VPN bytes received: The number of bytes received between the endpoint pair.
- VPN bytes sent: The number of bytes sent between the endpoint pair.
- VPN tunnel in and out octets: The total number of octets transferred inside and outside the tunnel.
- VPN tunnel in and out packets: The total number of data packets transferred inside and outside the tunnel.
- VPN tunnel count: The number of client-to-site VPN tunnels.
- Active SSL sessions: The number of active Secure Sockets Layer (SSL) sessions.
- Active IPsec VPN sessions: The number of active Internet Protocol Security (IPsec) sessions.
- Active web VPN sessions: The number of active web VPN sessions.
- SSL login users: The total number of users who logged in to VPN over SSL.
Support for different VPN vendors, out-of-the-box
By default, Site24x7 supports common network security appliances like ZyXEL ZyWALL 35 and the Cisco ASA 5500 series. This includes vendors like:
Gather VPN performance insights with real-time VPN traffic monitoring
SNMP-based custom monitoring
Monitor the performance of any SNMP device from any vendor, and manage them effectively using custom performance counters. Simply enter the system object identifier (sysOID), or import OIDs directly from Site24x7's custom MIBs and start monitoring.
SNMP traps for instant alerts
Capture every VPN tunnel flap, and receive instant alerts with processed SNMP trap messages on any medium of your choice, including voice call, SMS, email, push notification, and via third-party integrations for a complete VPN tunnel monitoring.
Maps and dashboards for visualization
Map your VPN and all network devices associated with remote work on a topology map. View the device status, interface status, and performance directly from the map, along with the hierarchy of network devices. Also, create custom dashboards and obtain a glimpse of your key metrics.
Custom reports to analyze daily trends
Generate personalized custom reports for your business needs on a daily, weekly, or monthly basis to analyze VPN usage and different metrics like peak hours for traffic and average traffic.
Also, monitor your Amazon VPN and Virtual Private Cloud (VPC) connections and Azure VPN Gateway using Site24x7.
View VPN traffic and latency metrics from a single dashboard
