Monitor your internal network

Monitor your internal network, intranet applications, virtual infrastructure, network devices, and remote work infrastructure using the Site24x7 On-Premise Poller.

Start 30-day free trial Try now, sign up in 30 seconds

Monitor your internet and intranet resources using the Site24x7 On-Premise Poller

Today's workforce relies on both the internet and intranet applications to complete their work. The Site24x7 On-Premise Poller complements Site24x7's global locations by allowing you to install a lightweight, stateless, auto-upgrading probe in your internal network or private clouds and monitor your mission-critical resources along with internet-facing resources, like websites and applications. You can get your websites checked every 30 seconds from over 130+ global locations for availability and performance with website monitoring. It also helps you monitor your virtual Infrastructure, like VMware, Nutanix, or VMware VDI, as well as network devices, servers, application servers, database servers, intranet portals, ERP systems, and payroll applications, and it ensures other custom applications are up and performing optimally.

In short, it can help you monitor resources behind the firewall and ensure that your virtual environment always runs at peak performance. Site24x7 can also discover your entire VMware virtual infrastructure through the vCenter server, allowing you to discover VMware resources, like data centers, clusters, ESX/ESXi hosts, virtual machines (VMs), datastores, resource pools, and snapshots, and monitor them, right out of the box. You can also monitor VMware VDI using the On-Premise Poller. Similarly, you can also monitor your Nutanix resources, including clusters, hosts, and VMs.

You can also monitor your remote work infrastructure with Site24x7.

How can Site24x7's On-Premise Poller help?

The Site24x7 On-Premise Poller can help you monitor network devices, SNMP servers, application servers, database servers, intranet portals, ERP systems, payroll applications, your employees' laptops, and Chromebooks, and it ensures other custom applications are up and performing optimally.

This is possible with support for network protocols and services like HTTPS, SMTP, POP, IMAP, DNS, port, and ping. Additionally, the On-Premise Poller's flexible architecture can help you monitor the end-user experience of your web applications as experienced by employees at your branch office. This capability is complementary to the agent-based server monitoring and public cloud monitoring capabilities of Site24x7.

How does it work?

On-Premise Poller Architecture

You can download and install the On-Premise Poller in your internal network. This software then helps you monitor internal resources and pushes performance and uptime information to Site24x7 using a cloud-friendly architecture (one-way HTTPS). No holes in the firewall!

It can also be installed in various branch offices and used to monitor the user experience from those locations. Since the installed software reports to the central Site24x7 servers, you can view consolidated dashboards and reports.

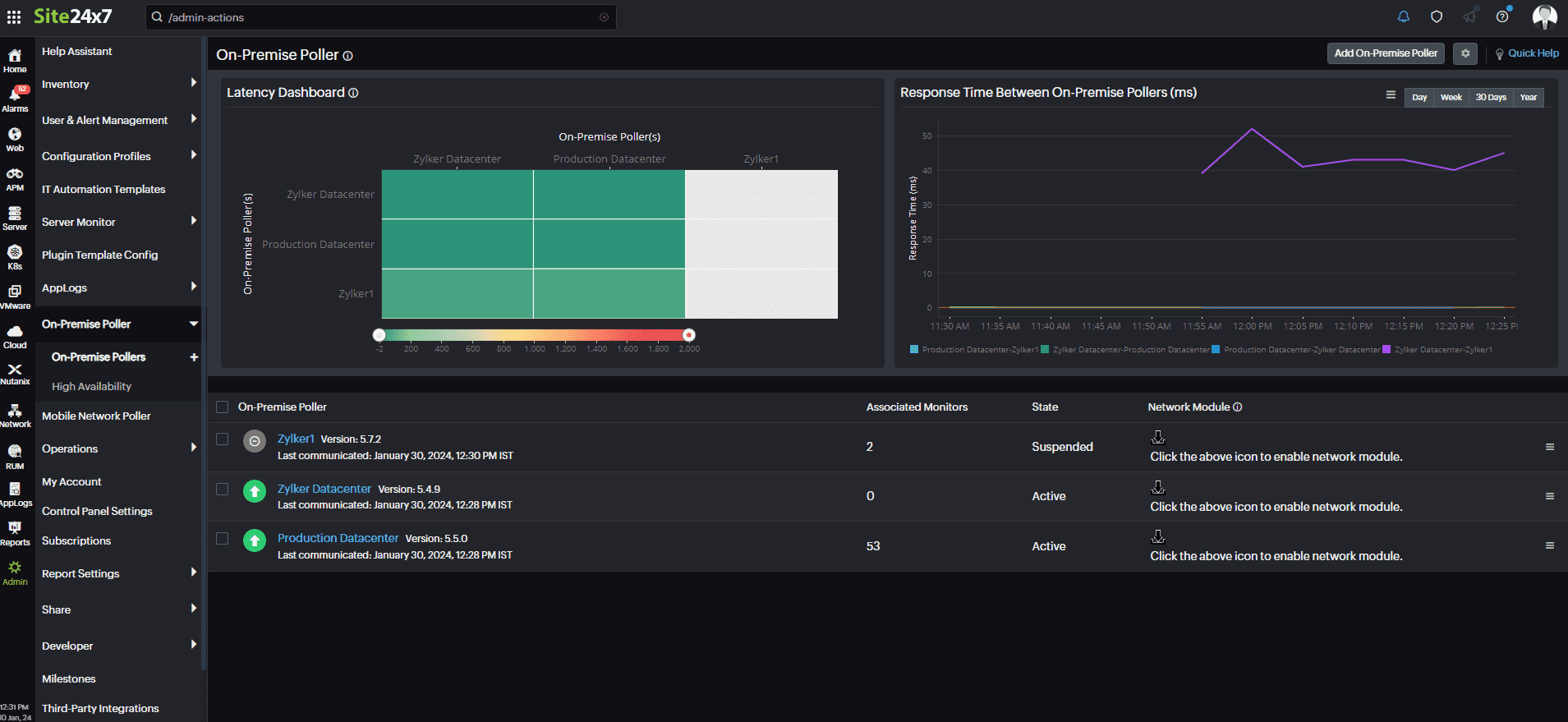
The On-Premise Poller dashboard assists in comprehending the patterns of availability, latency, and connectivity among the geographically dispersed On-Premise Pollers within your account. Our Latency Dashboard collects and displays information about the latency metrics between the multiple On-Premise Pollers in your account. Also, each On-Premise Poller polls every five minutes, measuring the response time between the other On-Premise Pollers. So, you can always stay on top of your infrastructure's performance without any hassle.

On-Premise Poller Dashboard

Why should I try it?

  • Monitor your public and private clouds with Site24x7.
  • Add your monitoring location in addition to the more than 100 monitoring locations already supported by Site24x7.
  • Receive notifications instantly about performance or downtime issues via SMS, email, push notifications, RSS feeds, and other third-party integrations like Microsoft Teams, Slack, and Jira.
  • It's easy to set up and maintain.
  • The cloud-friendly architecture ensures the security of internal resources.
  • Enhance the productivity of your operations and IT teams using a simple-to-deploy software option.
  • Leverage our free service to ensure your on-premises monitoring products work effectively.

How do I get started?

Step 1

Sign up for a Site24x7 account.

Step 2

Download and add an On-Premise Poller by following the instructions in your Site24x7 account.

Step 3

Add monitors with the installed On-Premise Poller as your custom location profile. That's it!

ISP Latency Monitor

Enhance your understanding of your network's performance by examining connectivity, evaluating service-level agreements of internet service providers, and identifying areas with high latency from various configured locations using traceroute. Don't settle for inadequate network performance; allow our technology to elevate your network to the next level.

Keep track of metrics such as availability, latency, hop count, jitter, and downtime. Access latencies from all monitoring locations. Examine the network path from the source to the destination by observing nodes, their connections, and the latency at each node.