Microsoft SQL Server monitoring

Effortlessly track, analyze, and optimize Microsoft SQL Server performance to maximize uptime and performance with Site24x7’s unified SQL monitoring solution.

Start 30-day free trial Try now, sign up in 30 seconds
Man with laptop

Boost SQL Server performance with live SQL Server monitoring

Gain instant visibility into query execution, blocking sessions, resource spikes, and more to ensure responsive, optimized SQL Server workloads.

  • Slow-running queries.
  • SQL execution times and blocking sessions.
  • Wait events and resource contention.
  • Query response times and execution bottlenecks.
  • Job monitoring.
SQL Server performance

Insightful query monitoring for maximum efficiency

Track the execution of every query and index, identify slow-running queries, and improve overall performance with detailed insights.

Benefits:

  • Track individual SQL Server query execution time.
  • Identify expensive queries consuming resources.
  • Prioritize query optimizations to reduce load and response time.
Insightful query monitoring for maximum efficiency

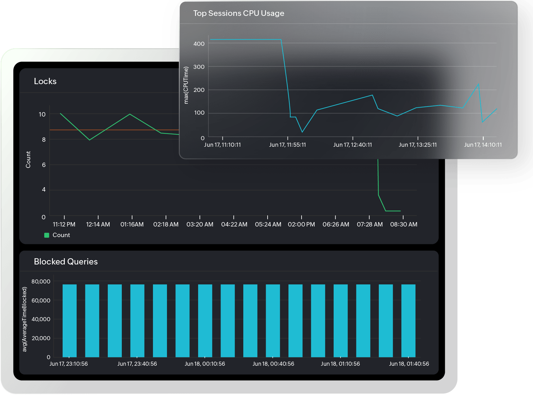
Maximize database uptime with Microsoft SQL Server database monitoring

Dive deeper into the operational health of your Microsoft SQL Server databases. Site24x7 offers granular monitoring of all major performance indicators to help ensure optimal database functioning.

Monitor and analyze:

  • Database state, size, and transaction throughput.
  • Active connections and SQL Server agent job execution.
  • Buffer manager statistics, like page reads, page writes, and buffer cache hit ratio.
  • Compilation and recompilation rates and query batch requests.
  • TempDB usage.
  • Log flushes, I/O stats, and backup operations.
Microsoft SQL Server database monitoring

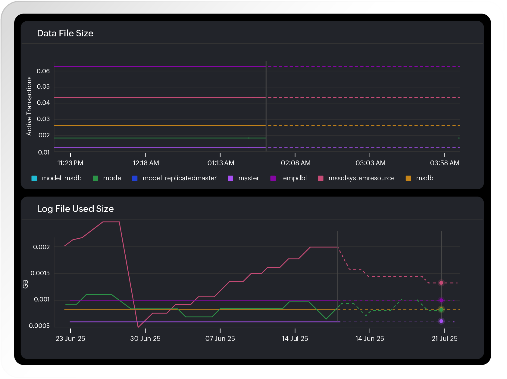
Plan ahead with storage and growth forecasting

Monitor TempDB, file usage, and transaction log sizes with predictive analytics to avoid outages and scale smartly.

Key capabilities:

  • Monitor database file and log sizes.
  • Detect sudden data growth and file contention.
  • Visualize space usage and trends over time.
  • Forecast storage consumption and avoid capacity issues.
Plan ahead with storage and growth forecasting

Auto-resolve issues faster with AI-powered monitoring

Use intelligent alerts and automated remediation to fix issues like deadlocks, long queries, or job failures before users are impacted.

Key features:

  • AI-based dynamic thresholds for anomaly detection.
  • Early warnings on performance dips and resource bottlenecks.
  • Auto-remediation workflows to restart services, reallocate resources, or run diagnostics.
  • Minimize false positives and reduce alert fatigue.
AI-powered monitoring

Make smarter decisions with visual dashboards

Track trends, monitor SLAs, and uncover optimization opportunities with prebuilt and customizable visual tools.

Track:

  • SQL Server query performance and execution trends.
  • Database availability and resource consumption.
  • Customizable widgets for detailed monitoring.
  • Exportable reports for audits, capacity planning, and performance reviews.
Make smarter decisions with visual dashboards

Simplify Microsoft SQL Server monitoring across environments

1

Monitor every instance and database from one console.

2

Visualize key metrics beyond built-in tools.

3

Scale across hybrid infrastructures with ease.

4

Ensure compliance and audit readiness with reports.

Start monitoring in minutes

Quick to deploy. Easy to use. Powerful enough to monitor complex SQL Server environments without scripts or manual configuration.

Start 30-day free trial Try now, sign up in 30 seconds
Looking for assistance? We’re here to help!

Want to learn more?

  • Personalized product demo
  • Proof of concept for set up
  • 30-day, unlimited, free trial
Request a Demo

Interested in our services?

  • 24/5 customer support
  • Flexible and competitive pricing
  • Better ROI
Get quote