Okta est un service de gestion des identités compatible avec de nombreuses applications sur site et dans le cloud. Configurez le plug-in Okta de Site24x7 pour surveiller et gérer efficacement les journaux Okta. Afficher un tableau de bord de gestion Okta avec des indicateurs tels que les événements les plus importants, la gravité des applications, les échecs de connexion, les connexions réussies, les utilisateurs connectés, et bien plus encore.
Ce document détaille les éléments suivants :
- Comment est-ce que cela fonctionne ?
- Comment installer le plug-in
- Comment Site24x7 gère les journaux Okta
Conditions préalables

Comment est-ce que cela fonctionne ?
- Téléchargez et placez le script dans le dossier de l'agent serveur. Ce script collectera les événements (journaux) d'Okta, les écrira dans un fichier local, fera pivoter les fichiers journaux et les nettoiera.
- L'agent AppLogs lit ce fichier local, l'analyse et envoie les données analysées à Site24x7.
Installation du plug-in
- Create a directory named okta under the Site24x7 server agent's plugin directory.
Pour Linux : /opt/site24x7/monagent/plugins/
Pour Windows : C:\Program Files (x86)\Site24x7\WinAgent\monitoring\plugins\ - Download the script from ici and place it in the okta directory.
- In the script, replace the value of the variable OKTA_DOMAIN and OKTA_API_TOKEN with your Okta domain and API token, respective
- Une fois le fichier de plug-in téléchargé, l'agent notera le changement lors de la prochaine collecte de données et vous pourrez voir les journaux dans le client Site24x7.
Prochaine étape
- Créez un profil de journal pour les journaux Okta.
- Associate the log profile with the log type "Okta logs," and map a server that has the following file path:
Pour Linux : /opt/site24x7/monagent/temp/scriptout/events-*.log
Pour Windows : C:\Program Files (x86)\Site24x7\WinAgent\monitoring\temp\scriptout\events-*.log
Remarque : Once the plugin file is downloaded, the agent will note the change during the next data collection and you can view the logs in the Site24x7 client.
Effectuez une recherche dans le langage de requête avec « Journaux Okta » comme type de journal, et commencez à afficher vos données de journal dans un tableau de bord exclusif. Enregistrez vos recherches et configurez les alertes en fonction de celles-ci.
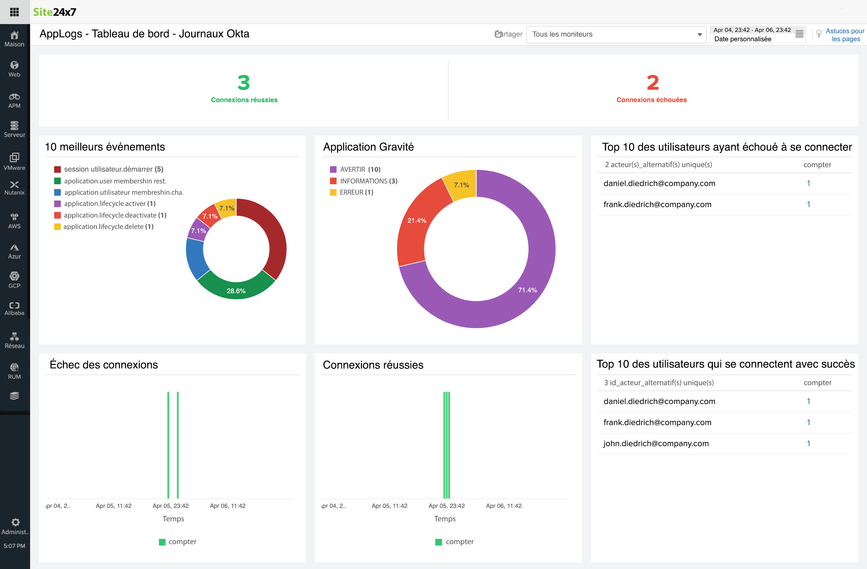
Tableau de bord de surveillance du journal Okta
Voici une liste des gadgets disponibles par défaut dans le tableau de bord des journaux d'événements Okta :
- Connexions réussies
- Échecs de connexion
- 10 meilleurs événements
- Gravité de l'application
- Les utilisateurs des 10 meilleurs échecs de connexion
- Prolongation des échecs de connexions
- Prolongation des connexions réussies
- Les utilisateurs des 10 meilleures connexions réussies
Contribution du plug-in
N'hésitez pas à contribuer à notre plug-in existant et à faire des suggestions ou des commentaires sur notre communauté.