Monitoramento do Cisco Meraki

Acompanhe a integridade e o desempenho do seu controlador de nuvem Cisco Meraki, firewalls, switches, dispositivos sem fio e outros dispositivos de rede a partir da nuvem. Crie um painel exclusivo Cisco Meraki e veja o desempenho de todos os seus dispositivos de uma só vez. Monitore seu ambiente Cisco Meraki usando APIs RESTful ou SNMP.

Iniciar teste gratuito de 30 dias Experimente agora. Inscreva-se em 30 segundos

Monitoramento SNMP para dispositivos Meraki

Descubra e adicione automaticamente seus dispositivos Cisco Meraki para monitorar eficientemente desconexões, erros de gateway de segurança, conexões SNMP e outros problemas comuns com o Monitoramento de rede baseado em SNMP do Site24x7.

Monitore o status, a disponibilidade, a integridade e o desempenho usando modelos de dispositivos e métricas de desempenho. Você também pode rastrear outras métricas de sua escolha com o monitoramento SNMP personalizado. Além disso, você pode gerar alertas instantâneos a partir de interceptações SNMP e manter o controle do desempenho do seu dispositivo.

Performance metrics of Cisco Meraki Cloud Controller

Monitoramento baseado em REST-API para dispositivos Cisco Meraki

REST-API-based monitoring for Cisco Meraki devices

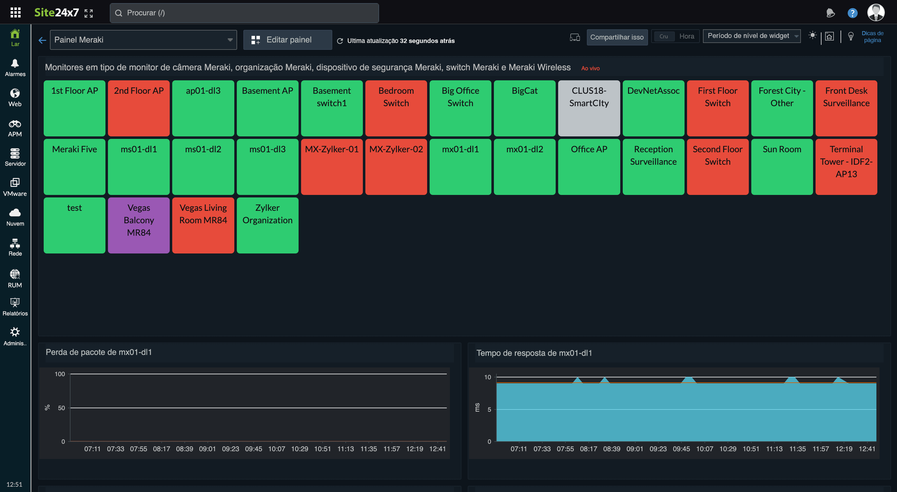
Verifique a disponibilidade dos seus switches Cisco Meraki, dispositivos sem fio e dispositivos e câmeras de segurança a partir da nuvem. Receba alertas em tempo real quando os seus dispositivos estiverem em baixo e obtenha um melhor controlo sobre o seu ambiente Cisco Meraki. Monitore o tempo de resposta e a perda de pacotes de seus dispositivos de segurança, configure limites e receba alertas nesses níveis de métrica e receba alertas por meio das ferramentas de ITSM que sua organização usa. O monitoramento baseado em REST API consulta diretamente a partir da API do painel Meraki, eliminando a necessidade de instalar uma sonda.

Métricas de desempenho do Cisco Meraki Cloud Controller

O Cisco Meraki Cloud Controller é uma solução de gerenciamento centralizado baseada em nuvem que elimina a necessidade de um controlador de hardware no local. Você pode monitorar toda a infraestrutura Cisco Meraki, incluindo nós, portas, SSID (Service Set Identifier) e VLANS usando contadores de desempenho.

Contador de desempenho Descrição OID
MAC do dispositivo O endereço de controle de acesso à mídia (endereço MAC) do dispositivo. .1.3.6.1.4.1.29671.1.1.4.1.1
Nome do dispositivo O nome do dispositivo. .1.3.6.1.4.1.29671.1.1.4.1.2
Status do dispositivo O status da conexão do dispositivo com o Cisco Meraki Cloud Controller. .1.3.6.1.4.1.29671.1.1.4.1.3
Dispositivo contatado em A última vez que o dispositivo entrou em contato com o Controlador de nuvem. .1.3.6.1.4.1.29671.1.1.4.1.4
Clientes conectados Indica o número de clientes atualmente associados ao dispositivo. .1.3.6.1.4.1.29671.1.1.4.1.5
Status da malha Indica se o dispositivo está atuando atualmente como um gateway ou repetidor. .1.3.6.1.4.1.29671.1.1.4.1.6
IP público do dispositivo Indica se o dispositivo está atuando atualmente como um gateway, em vez de um repetidor. .1.3.6.1.4.1.29671.1.1.4.1.7
Serial do dispositivo O número de série do dispositivo. .1.3.6.1.4.1.29671.1.1.4.1.8
Código do produto do dispositivo O código do produto do dispositivo. .1.3.6.1.4.1.29671.1.1.4.1.9
Descrição do produto do dispositivo A descrição do produto. .1.3.6.1.4.1.29671.1.1.4.1.10
Nome da rede do dispositivo O nome da rede do dispositivo neste local. Esse nome é útil em tabelas. .1.3.6.1.4.1.29671.1.1.4.1.11

Você também pode monitorar a temperatura, a utilização da memória, a utilização da CPU e outras métricas usando contadores de desempenho.

Interceptações SNMP comuns para o Cisco Meraki Cloud Controller

Interceptações SNMP são eventos gerados e enviados por um dispositivo e capturados por um receptor de interceptação sempre que uma alteração de estado ou anomalia é detectada. Os alertas são gerados quando as interceptações são recebidas pelo Site24x7. Aqui está uma lista das interceptação SNMP comuns geradas pelo Cisco Meraki Cloud Controller:

Interceptação Descrição OID
deviceGoesDownTrap Alerta quando um dispositivo se torna inacessível da nuvem Meraki. .1.3.6.1.4.1.29671.1.1.7.2
deviceComesOnline Alerta quando um dispositivo se reconecta à nuvem Meraki. .1.3.6.1.4.1.29671.1.1.7.3
unreachableDevicesDetected Alertas quando dispositivos inacessíveis foram detectados na rede e as configurações do firewall precisam ser ajustadas. .1.3.6.1.4.1.29671.1.1.7.10
foreignAPDetected Alerta quando um ponto de acesso desconhecido aparece na rede. .1.3.6.1.4.1.29671.1.1.7.4
newDhcpServerAlert Alerta quando um novo servidor DHCP (Dynamic Host Configuration Protocol) aparece na rede. .1.3.6.1.4.1.29671.1.1.7.7
noDhcpLeases Alertas quando concessões DHCP estão esgotadas. .1.3.6.1.4.1.29671.1.1.7.8
rogueDhcpServer Alerta quando um servidor DHCP invasor é detectado. Contém o endereço MAC, IP, sub-rede e VLAN (Virtual local Area Network) do servidor DHCP invasor. .1.3.6.1.4.1.29671.1.1.7.19
uplinkStatusChanged Alerta quando um status de uplink é alterado. .1.3.6.1.4.1.29671.1.1.7.9
upcomingFirewallInformationChanges Alertas quando forem feitas alterações futuras nas informações do firewall e as configurações do firewall precisarem ser ajustadas. .1.3.6.1.4.1.29671.1.1.7.11
settingsChanged Alerta quando as configurações do Painel Meraki são alteradas. Inclui informações sobre o administrador de rede que fez as alterações. .1.3.6.1.4.1.29671.1.1.7.20
vpnConnectivityChange Alerta quando a conectividade da rede privada virtual (VPN) muda. Contém o IP e a porta do ponto de VPN, o endereço MAC do dispositivo usado para conectar a VPN e o status se a VPN está ou não ativa ou offline. .1.3.6.1.4.1.29671.1.1.7.22
vpnFailoverDetected Alerta quando um failover de VPN é detectado. .1.3.6.1.4.1.29671.1.1.7.23
ipConflict Alerta se um conflito de IP de cliente for detectado. .1.3.6.1.4.1.29671.1.1.7.13

Suporte pronto para uso para dispositivos Cisco Meraki

Esta é uma lista parcial dos dispositivos Cisco Meraki VPN suportados por padrão:

Firewalls

  • Meraki MX
  • Meraki MX100
  • Cisco Meraki MX64
  • Cisco Meraki MX65
  • Cisco Meraki MX65W
  • Cisco Meraki MX68CW
  • Cisco Meraki MX84
  • Cisco Meraki MX100
  • Cisco Meraki MX250
  • Cisco Meraki MX450

Switches

  • Cisco Meraki MS120-8FP
  • Cisco Meraki MS120-24
  • Cisco Meraki MS120-24P
  • Cisco Meraki MS120-48FP
  • Cisco Meraki MS210-48FP
  • Cisco Meraki MS225-24P
  • Cisco Meraki MS225-48
  • Cisco Meraki MS250-24P
  • Cisco Meraki MS250-48LP
  • Cisco Meraki MS350-24

Sem fio

  • Ponto de acesso Cisco Meraki MR33
  • Ponto de acesso Cisco Meraki MR34
  • Ponto de acesso Cisco Meraki MR42
  • Ponto de acesso Cisco Meraki MR55
  • Ponto de acesso Cisco Meraki MR70
  • Ponto de acesso Cisco Meraki MR74
  • Ponto de acesso Cisco Meraki MR76
  • Ponto de acesso Cisco Meraki MR84
  • Ponto de acesso Cisco Meraki MR86

Como o Site24x7 monitora dispositivos Cisco Meraki?

  • Detecta automaticamente dispositivos SNMP conectando-se a seu MIB.
  • Escolhe entre mais de 10.000 modelos padrão ou permite que você personalize com base em suas necessidades.
  • Monitora por completo as principais métricas no nível da interface.
  • Permite adicionar mais de 100 contadores de desempenho de sua escolha.
  • Envia mensagens de interceptação SNMP processadas de seus dispositivos.
  • Cria mapas de camadas 2 e mapas de topologia.
  • Envia alertas de aviso sobre o tempo de inatividade.
  • Exibe gráficos das principais estatísticas de desempenho.
  • Gera relatórios predefinidos e personalizáveis.
NOC view to view the status of Cisco Meraki devices

Tenha acesso a mais do que apenas dados de desempenho

Escalabilidade

Escala para monitorar milhares de dispositivos de rede

Descoberta de rede

Adicione vários dispositivos de uma só vez usando um intervalo de IP

Alertas e relatórios

Receba alertas de tempo de inatividade em tempo hábil e visualize relatórios com gráficos

Alta disponibilidade

Garanta alta disponibilidade da rede otimizando a alocação da largura de banda

Recursos relacionados

Iniciar teste gratuito de 30 dias Experimente agora. Inscreva-se em 30 segundos