Execute aplicativos em contentor no AWS com confiança

Uma única configuração mal calculada em sua definição de serviço ou contentor pode facilmente causar um problema de desempenho do aplicativo. Observe e alerte sobre as estatísticas de utilização do sistema de clusters, instâncias de contentores, serviços e outros componentes do ECS para o tipo de lançamento EC2 e Fargate para fazer alterações com confiança.

Iniciar teste gratuito de 30 dias Experimente agora. Inscreva-se em 30 segundos
AWS ECS Monitoring
Serviço
A time series graph displaying available resources on a container instance of Amazon ECS.
Instância
A time series graph displaying cluster level resource usage of Amazon ECS.
Cluster

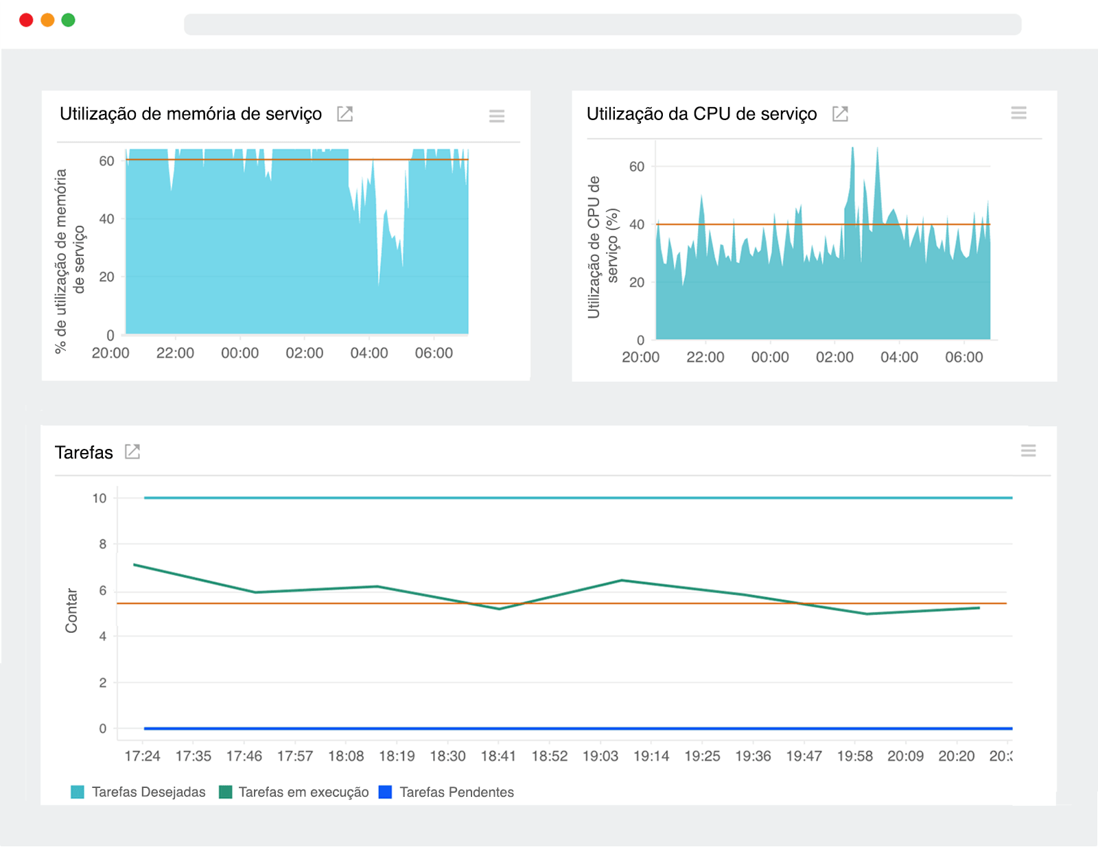
Serviços

Visualize as tendências de uso dos serviços que alimentam seu aplicativo de longa execução.


  • Monitore a quantidade total de CPU e memória consumida para as tarefas para ver a proximidade com os limites de tamanho configurados.
  • Aprofunde-se em um serviço específico e visualize instantaneamente o número total de tarefas em execução e pendentes. Picos repentinos podem indicar um aumento na demanda do usuário.

Instâncias

Monitore as instâncias do contentor que executam suas solicitações de tarefa.


  • Saiba quais instâncias estão sendo executadas com pouca capacidade de computação e memória para formular melhor as estratégias e restrições de posicionamento para sua nova definição de tarefa.
  • Acompanhe a atividade da tarefa em cada instância do contentor em seu cluster e configure limites para ser alertado quando as tarefas em execução ficarem abaixo de um valor especificado.

Clusters

Obtenha insights sobre os sistemas que executam seus contentores do Docker, imediatamente.


  • Veja qual porcentagem de CPU de cluster agregado e unidades de memória está reservada para tarefas existentes para tomar decisões informadas sobre o dimensionamento de sua infraestrutura.
  • Monitore o uso da CPU e da memória no nível do cluster para organizar melhor as cargas de trabalho e entender o impactos do posicionamento das tarefas.

Monitore a atividade no nível do contentor

Execute o agente Docker Site24x7 como um contentor para detectar e rastrear automaticamente as métricas de desempenho de todos os outros contentores em execução em sua instância EC2. Nosso agente está listado no repositório do hub Docker para ajudar você a começar rapidamente. Você pode editar uma definição de tarefa existente ou criar uma nova que faça referência à imagem do agente Docker Site24x7 e executar a tarefa manualmente em uma instância.

Iniciar teste gratuito de 30 dias Experimente agora. Inscreva-se em 30 segundos