MSP용 클라우드 기반 원격 모니터링 플랫폼

Managed Service Provider 및 Cloud Service Provider를 위해 설계된 안전하고 확장 가능하며 경제적인 모니터링 제품군을 사용하여 고객의 IT 인프라를 관리합니다.

chapsvision logo
humanscape logo
bandicam logo
foodtech logo
ncube Logo
ontwins logo
aidsoft logo
ubs logo
sena logo

당사 원격 모니터링 플랫폼으로 고객의 IT 스택 문제를 해결하십시오

당사의 전체 스택 모니터링 솔루션으로 프런트엔드 및 백엔드 인프라를 원격으로 모니터링하십시오.

인프라 모니터링

Windows, Linux, VMware 호스트, FreeBSD, Docker 및 macOS 서버의 주요 성능 지표를 볼 수 있는 에이전트 기반 서버 모니터링입니다.

Cloud Monitoring
Dashboards

플러그인 통합

MySQL, Apache, Nagios와 같이 즉시 사용할 수 있는 플러그인 통합을 사용하거나 Python, Shell, PowerShell, Batch 또는 VB를 사용하여 직접 플러그인을 작성하고 맞춤형 인프라를 모니터링할 수 있습니다.

클라우드 모니터링

AWS(Amazon Web Services), Microsoft Azure, GCP(Google Cloud Platform)에서 실행되는 다양한 클라우드 서비스의 리소스 사용량 및 운영 데이터를 모니터링합니다. EC2 서버 인스턴스의 상태를 추적하고 클라우드 및 가상화 플랫폼에서 앱 성능 문제를 해결합니다.

Cloud Monitoring
Network

Network Monitoring 

라우터, 스위치, 방화벽, 부하 분산 장치, 프린터, UPS 장치, 스토리지 장치와 같은 장치 네트워크 성능을 모니터링합니다.

애플리케이션 성능 모니터링

Java, .NET, Ruby, PHP, Node.js 및 모바일 플랫폼에서 실행되는 애플리케이션의 성능 문제를 모니터링하고 추적합니다.

Dashboards
White Labeled

최종 사용자 경험 모니터링

전 세계 100곳 이상의 위치에서 웹사이트, 웹 애플리케이션, API 엔드포인트, 메일 서버, DNS 등의 작동 시간과 성능을 확인합니다.

Microsoft 애플리케이션 모니터링

Exchange, IIS, SQL, BizTalk, SharePoint, Office 365, Active Directory, 장애 극복 클러스터 및 Hyper-V를 비롯한 Microsoft 애플리케이션의 성능 특성을 측정합니다.

Dashboards
company logo

Site24x7은 우리가 선호하는 모니터링 도구입니다. 빠르게 배포할 수 있고 관리가 쉬울 뿐 아니라, 필요한 모든 핵심 통찰력을 제공하며, 신속하게 대응해 주는 지원 팀도 갖추고 있기 때문입니다. 최근 우리는 모회사인 Telstra와 협력하여 AWS Managed Service Provider 프로그램에 대한 감사를 완료했는데, Site24x7은 이번 감사를 무사히 넘기는 데 큰 역할을 했습니다. 다른 IT 팀이나 솔루션 공급업체에도 Site24x7을 적극 추천하고 싶습니다.

customer head shot
David Harbert
Kloud 국내 서비스 제공 매니저

원격 모니터링을 위한 맞춤형 기능

Site24x7의 유연한 모니터링 솔루션으로 모든 원격 모니터링 요구 사항(RMM)을 충족해 보십시오.

다중 테넌트 지원

여러 고객의 계정을 안전하게 관리합니다. 클라이언트 시스템을 완벽하게 파악하고 어떤 수의 고객도 모두 수용할 수 있도록 확장하십시오.

리브랜딩된 모니터링 플랫폼

모니터링 플랫폼과 보고서를 사용자 지정 이름, 로고, URL로 리브랜딩하여 귀사의 브랜드를 홍보하고 이를 통해 고객의 인지도를 높여보십시오.

원격 제어

에이전트 기반 모니터링을 통해 클라이언트 환경에 발생한 오류를 원격으로 해결할 수 있습니다.

상세한 역할 및 권한

개별 운영 역할을 활용하여 고객 계정을 모니터링하고 관리합니다. 통합 라이선스를 통해 계정 관리자는 업그레이드, 애드온 구매, 크레딧 알림 제어 등 고객 계정 전반에 걸쳐 구독 및 청구 활동을 완벽하게 제어할 수 있습니다.

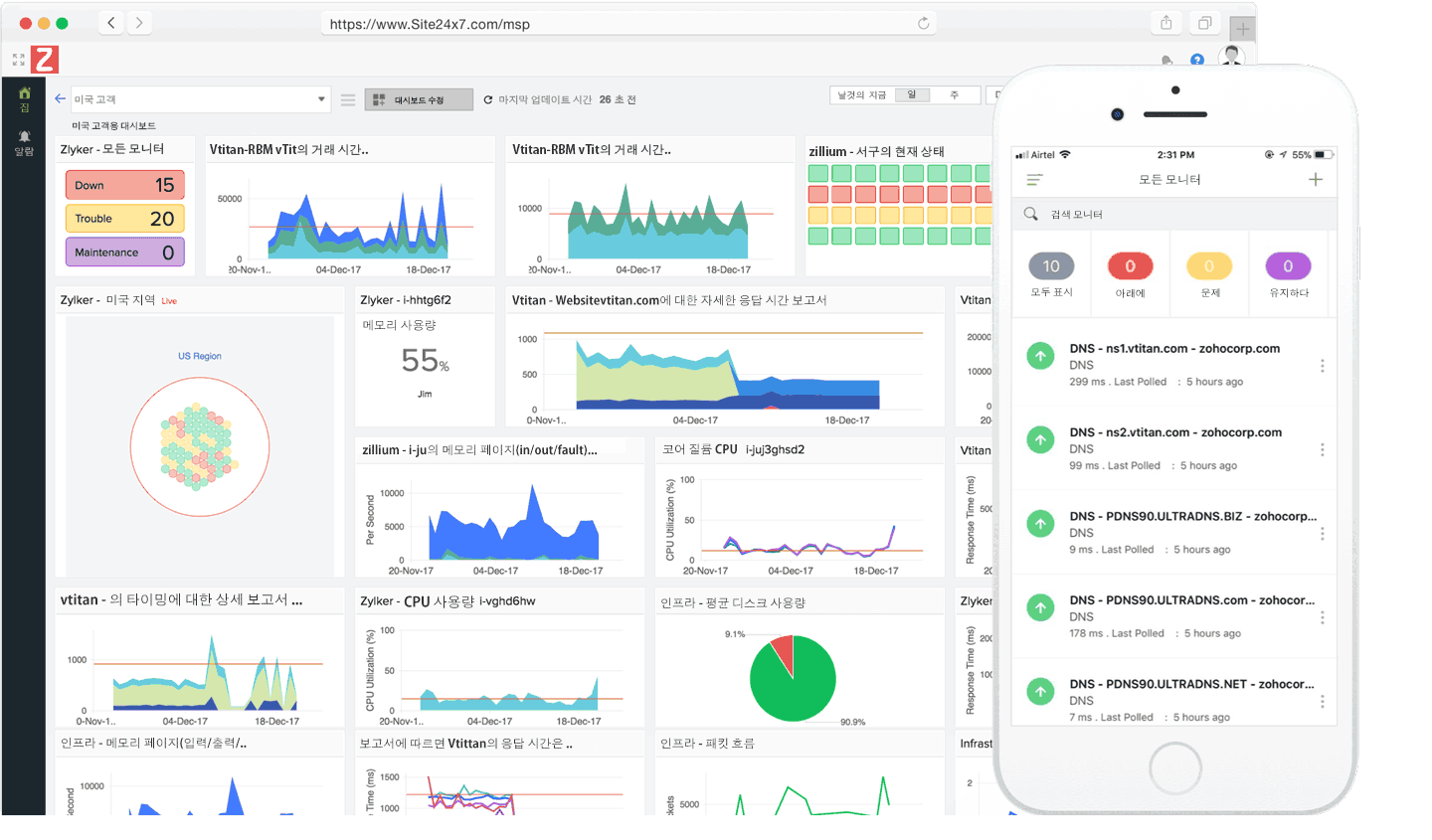
유연한 대시보드

맞춤형 대시보드, NOC 뷰 및 비즈니스 뷰를 생성하여 웹사이트 속도 저하와 관련된 모든 메트릭을 고객과 공유할 수 있습니다.

상세 보고서 및 서비스 수준 계약

통찰력 있는 보고서를 통해 인프라의 실시간 상태를 확인합니다. SLA 보고서를 전송하여 고객에게 서비스 일관성에 관한 업데이트를 제공합니다.

긴밀한 통합

Slack, HipChat, Microsoft Teams, Zapier와 같은 최상의 생산성 도구를 PagerDuty, ServiceDesk Plus, ConnectWise, OpsGenie와 같은 인시던트 관리 솔루션과 통합합니다.

정책 기반 알림 및 AIOps

리소스에 대한 임계값 및 알림 프로필을 설정하여 알림을 보내고 에스컬레이션합니다. MTTR(평균 수리 시간)을 단축하고, 성능 모니터링에 대한 사전 예방적 접근 방식을 구축하고, AI 기능을 사용하여 의사 결정을 더 빠르게 내릴 수 있습니다.

IT 자동화
하이브리드 IT에서 실행되는 가상 시스템, 인프라, AWS EC2 인스턴스 전반에 걸쳐 인시던트 수정을 자동으로 조정합니다.
유연한 요금

확장성이 뛰어나고 비용 효율적인 요금 정책을 활용하여 고객의 변화하는 요구에 따른 위험을 완화할 수 있습니다.