What is VPN monitoring?
El monitoreo de VPN es el proceso de seguimiento de la disponibilidad, el estado, el rendimiento y la latencia de los firewalls y otros dispositivos de VPN para garantizar que la red privada esté a salvo de intrusos. Monitoree el tráfico de VPN y asegúrese de que los datos transferidos a través de su red estén encriptados y se transmitan sin ningún retraso. Identifique a los principales consumidores de su tráfico y ancho de banda mediante el monitoreo de tráfico de red.
A comprehensive view into your network gateway with our VPN monitoring tool
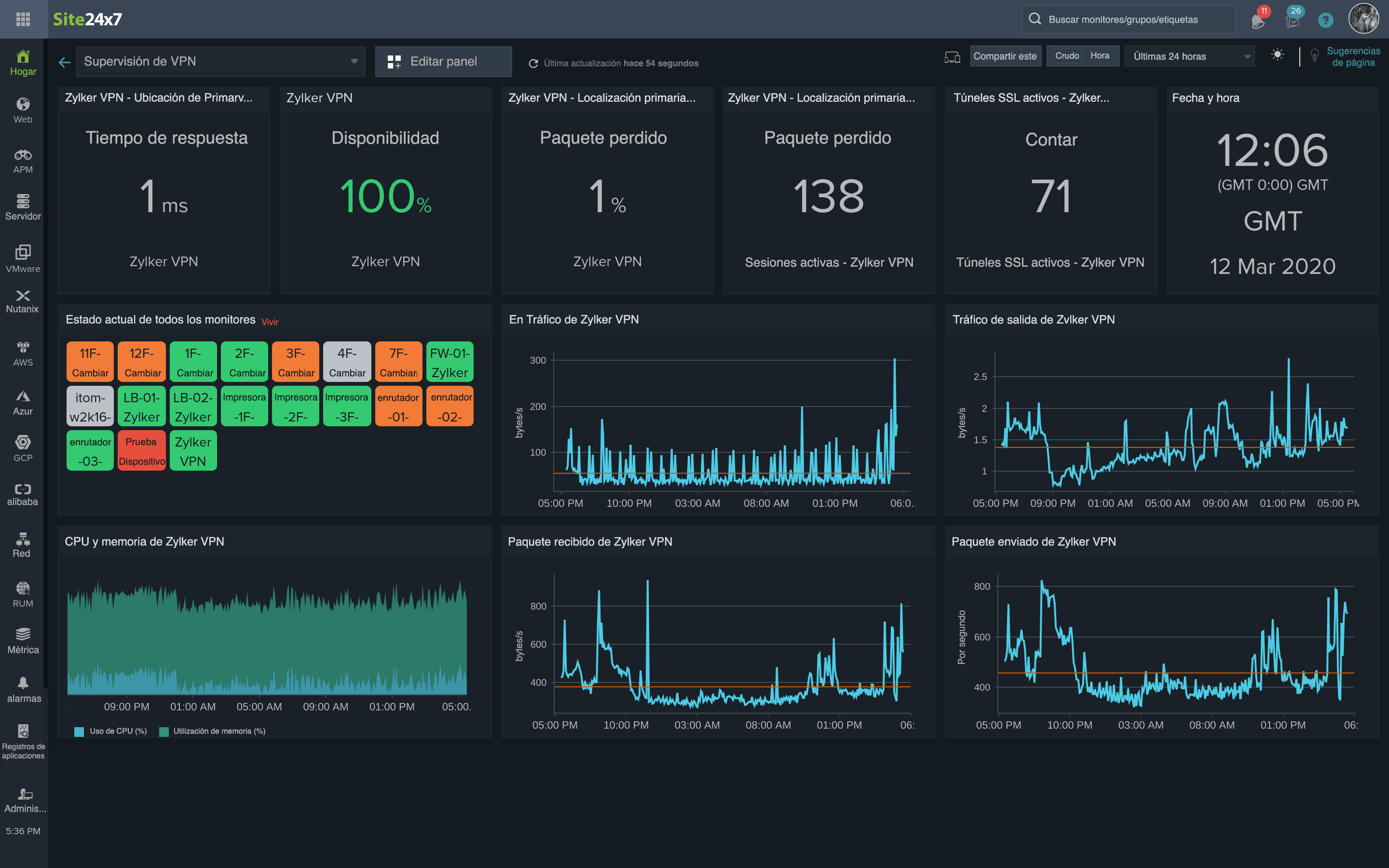
Es fundamental monitorear el tiempo de respuesta de ping a un servidor VPN. También es importante monitorear el estado y el rendimiento de su VPN y sus dispositivos asociados mediante contadores de rendimiento. Esta es una lista parcial de las métricas que proporcionamos:
- Conteo de sesiones de VPN: The number sessions that are currently active.
- Bytes de VPN recibidos: The number of bytes received between the endpoint pair.
- Bytes de VPN enviados: The number of bytes sent between the endpoint pair.
- Octetos de entrada y salida del túnel de VPN: The total number of octets transferred inside and outside the tunnel.
- Paquetes de entrada y salida del túnel de VPN: The total number of data packets transferred inside and outside the tunnel.
- Conteo de túneles de VPN: The number of client-to-site VPN tunnels.
- Sesiones SSL activas: The number of active Secure Sockets Layer (SSL) sessions.
- Sesiones de VPN IPsec activas: The number of active Internet Protocol Security (IPsec) sessions.
- Sesiones de VPN web activas: The number of active web VPN sessions.
- Usuarios de inicio de sesión de SSL: The total number of users who logged in to VPN over SSL.
Support for different VPN vendors, out-of-the-box
De manera predeterminada, Site24x7 es compatible con dispositivos de seguridad de red comunes como ZyXEL ZyWALL 35 y Cisco ASA de la serie 5500. Esto incluye proveedores como los siguientes:
- Cisco
- Fortinet
- Barracuda
- ZyXEL
- TopSec
- NetScreen Technologies
- Check Point
- Palo Alto Networks
- Juniper Networks
- Huawei
Gather VPN performance insights with real-time VPN traffic monitoring
Monitoreo personalizado basado en SNMP
Supervise el rendimiento de cualquier dispositivo SNMP de cualquier proveedor y adminístrelos eficazmente mediante contadores de rendimiento personalizados. Simplemente ingrese el identificador de objeto del sistema (sysOID) o importe los OID directamente desde las MIB personalizadas de Site24x7 e inicie el monitoreo.
Capturas SNMP para alertas instantáneas
Capture cada alteración de túnel de VPN y reciba alertas instantáneas con mensajes de captura SNMP procesados en cualquier medio que elija, incluidos llamada de voz, SMS, correo electrónico, notificación de inserción y mediante integraciones de terceros para un monitoreo completo del túnel de VPN.
Mapas y paneles para visualización
Asigne su VPN y todos los dispositivos de red asociados con trabajos remotos en un mapa de topología. Vea el estado del dispositivo, el estado de la interfaz y el rendimiento directamente desde el mapa, junto con la jerarquía de dispositivos de red. Además, cree paneles personalizados y obtenga un vistazo de las métricas clave.
Informes personalizados para analizar tendencias diarias
Genere informes personalizados para sus necesidades empresariales de forma diaria, semanal o mensual a fin de analizar el uso de VPN y diferentes métricas, como las horas punta para el tráfico y el tráfico promedio.
Además, monitoree sus conexiones de Amazon VPN y Amazon Virtual Private Cloud (VPC), y Azure VPN Gateway mediante Site24x7.
Vea las métricas de tráfico y latencia de VPN desde un solo panel
