Platforma zdalnego monitorowania oparta na chmurze dla dostawców MSP

Zarządzaj infrastrukturą IT klientów dzięki naszemu skalowalnemu i przystępnemu cenowo pakietowi monitorowania dla dostawców usług zarządzanych i dostawców usług w chmurze.

neonet logo
euroflorist logo
sts logo
ecovadis logo
infinite Logo
zdi24 logo
exaco logo
zus logo
nanovo group logo
work mode logo

Rozwiąż wyzwania stojące przed klientami dzięki naszym rozwiązaniom platformy zdalnego monitorowania

Zdalnie monitoruj swoją infrastrukturę frontonu i zaplecza za pomocą naszego pełnego rozwiązania do monitorowania stosu.

Monitorowanie infrastruktury zdalnej

Monitorowanie serwerów na bazie agentów w celu przeglądania kluczowych wskaźników wydajności serwerów Windows, Linux, hostów VMware, FreeBSD, Docker i macOS.

Cloud Monitoring
Dashboards

Integracja wtyczek

Skorzystaj z naszych łatwo dostępnych integracji wtyczek, takich jak MySQL, Apache, Nagios, lub też napisz własną wtyczkę przy użyciu Python, Shell, PowerShell, Batch lub VB w celu monitorowania własnej infrastruktury.

Monitorowanie chmury

Monitoruj wykorzystanie zasobów i dane operacyjne dla różnych usług w chmurze uruchomionych na Amazon Web Services (AWS), Microsoft Azure i Google Cloud Platform (GCP). Śledź kondycje wystąpień serwera EC2 i rozwiązuj problemy z wydajnością aplikacji w chmurze i na platformach wirtualizacji.

Cloud Monitoring
Network

Monitorowanie sieci

Monitoruj wydajności sieciową urządzeń, takich jak routery, przełączniki, zapory, urządzenia równoważenia obciążenia, drukarki, urządzenia UPS i urządzenia pamięci masowej.

Monitorowanie wydajności aplikacji

Monitoruj i śledź problemy z wydajnością aplikacji działających na platformach Java, .NET, Ruby, PHP, Node.js i mobilnych.

Dashboards
White Labeled

Monitorowanie wrażeń użytkowników

Zobacz czas pracy i wydajność witryn internetowych, aplikacji internetowych, punktów końcowych API, serwerów poczty, DNS i innych z ponad 100 lokalizacji na całym świecie.

Monitorowanie aplikacji Microsoft

Mierz atrybuty wydajności aplikacji firmy Microsoft, w tym programów Exchange, IIS, SQL, BizTalk, SharePoint, Office 365, Active Directory, klastrów pracy awaryjnej i Hyper-V.

Dashboards
company logo

Site24x7 jest naszym preferowanym narzędziem monitorowania. Rozwiązanie to jest szybkie i łatwe w zarządzaniu, zapewnia wszystkie kluczowe informacje, których potrzebujemy. Ponadto wspiera je wysokiej klasy zespół pomocy technicznej. Ostatnio współpracowaliśmy z naszą firmą macierzystą Telstra nad zakończeniem audytu programu ASS Managed Service Provider, Site24x7 był dla nas kluczem do zaliczenia tego audytu. Gorąco polecam Site24x7 innym zespołom IT i dostawcom rozwiązań.

customer head shot
David Harbert
Krajowy kierownik ds. świadczenia usług, Kloud

Funkcje dostosowane do potrzeb zdalnego monitorowania

Nasze elastyczne rozwiązanie do monitorowania pozwala spełnić wszystkie potrzeby związane z monitorowaniem zdalnym (RMM).

Wielu dzierżawców

Bezpieczne zarządzanie kontami wielu klientów. Uzyskaj pełny wgląd w systemy klienckie i skaluj je, aby obsłużyć dowolną liczbę klientów.

Przemianowana platforma monitorująca

Przemianuj platformę monitorowania i raporty przy użyciu niestandardowej nazwy, logo i adresu URL, aby promować swoją markę i umożliwić klientom identyfikację z nią.

Zdalne sterowanie

Dzięki monitorowaniu opartemu na agentach możesz teraz podejmować zdalne działania w celu usunięcia błędów w środowisku klienta.

Szczegółowe role i uprawnienia

Wykorzystaj indywidualne role operacyjne do monitorowania i zarządzania kontami klientów. Ujednolicone licencjonowanie zapewnia administratorom kont pełną kontrolę nad subskrypcjami i działaniami rozliczeniowymi na kontach klientów, w tym kontrolę uaktualnień, zakupów dodatków i alerty kredytowe.

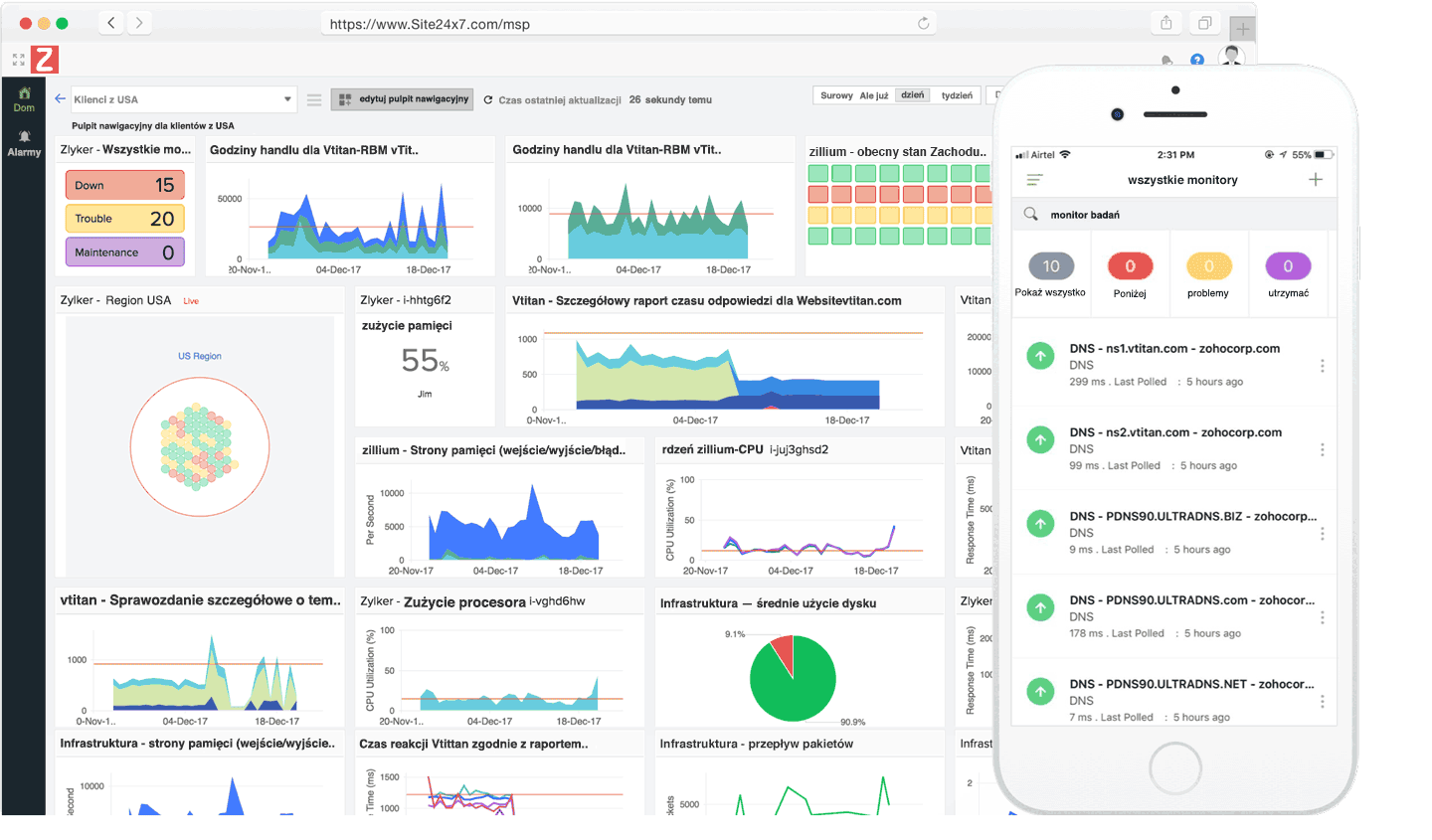
Elastyczne pulpity nawigacyjne

Twórz z klientami własne pulpity nawigacyjne, widoki NOC i widoki biznesowe, podkreślając wszystkie wskaźniki spowalniające Twoją witrynę.

Raporty szczegółowe i umowy serwisowe

Uzyskaj wnikliwe raporty, aby zobaczyć stan infrastruktury na żywo. Wysyłaj raporty SLA, aby informować klientów o spójności usług.

Głęboka integracja

Integracja z najlepszymi narzędziami produktywności, takimi jak Slack, HipChat, Microsoft Teams, Zapier i rozwiązania do zarządzania incydentami, takimi jak PagerDuty, ServiceDesk Plus, ConnectWise i OpsGenie.

Alerty i AIOPS oparte na zasadach

Ustaw progi i profile powiadamiania dla zasobów, aby alarmować i eskalować problemy. Zmniejsz MTTR (średni czas naprawy), buduj proaktywne podejście do monitorowania wydajności i szybciej podejmuj decyzje, korzystając z możliwości AI.

Automatyzacja IT
Automatycznie organizuj działania naprawcze w infrastrukturach, instancjach AWS EC2 i maszynach wirtualnych działających w hybrydowej sieci IT.
Elastyczne ceny

Skorzystaj z wysoce skalowalnych i atrakcyjnych cen, aby ograniczyć ryzyko związane ze zmieniającym się zapotrzebowaniem klientów.