SNMP monitoring for Meraki devices
- Effortlessly monitor your Cisco Meraki devices with Site24x7's SNMP-based Network Monitoring.
- Detect and add devices automatically, and track their status, health, and performance with device templates and performance metrics.
- Monitor the metrics of your choice with custom SNMP monitoring and stay on top of any issues with instant SNMP traps alerts.
REST-API-based monitoring for Cisco Meraki devices
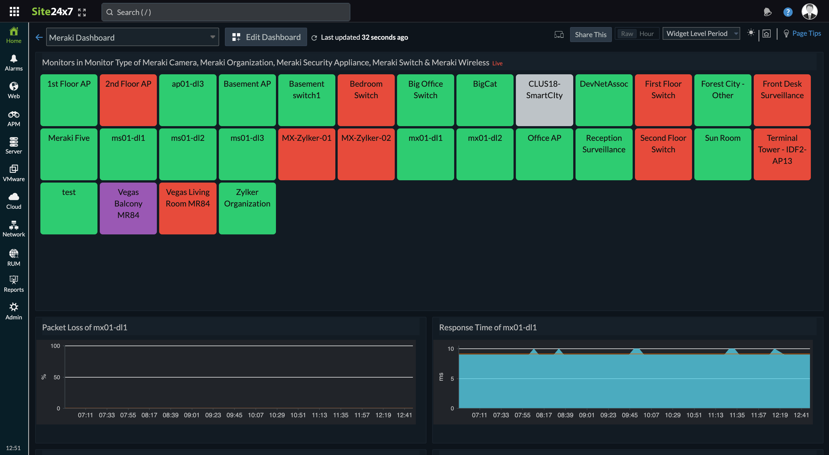
- Check the availability of your Cisco Meraki switches, wireless devices, security appliances, and cameras from the cloud. Receive real-time alerts when your devices go down and obtain better control over your Cisco Meraki environment.
- Track the response time and packet loss of your security appliances, configure thresholds and receive alerts at these metric levels, and receive alerts through the ITSM tools that your organization uses.
- REST-API-based monitoring directly queries from the Meraki dashboard API, eliminating the need to install a probe. You can also visualize your devices using Meraki Map view.
Cisco Meraki Map View
Keep tabs on Cisco Meraki devices monitored using REST-API conveniently in Meraki Map View—an easy-to-navigate screen that helps streamline device management.
User-friendly and helpful interface
Displays device information when you hover over each one.
Location-agnostic monitoring capability
Allows you to visualize all your devices in a single window.
Real-time
data
Enables you to identify and address device issues quickly.
Performance metrics of Cisco Meraki Cloud Controller
Cisco Meraki Cloud Controller is a centralized management solution which eliminates the need for an on-site hardware controller. You can monitor the entire Cisco Meraki infrastructure, including nodes, ports, service set identifier (SSID), and virtual local area networks (VLANs), using performance counters.
| Performance Counter | Description | OID |
|---|---|---|
| Device MAC | The media access control (MAC) address of the device. | .1.3.6.1.4.1.29671.1.1.4.1.1 |
| Device name | The name of the device. | .1.3.6.1.4.1.29671.1.1.4.1.2 |
| Device status | The status of the device's connection to the Cisco Meraki Cloud Controller. | .1.3.6.1.4.1.29671.1.1.4.1.3 |
| Device contacted at | The last time the device contacted the Cloud Controller. | .1.3.6.1.4.1.29671.1.1.4.1.4 |
| Connected clients | Indicates the number of clients currently associated with the device. | .1.3.6.1.4.1.29671.1.1.4.1.5 |
| Mesh status | Indicates whether the device is currently acting as a gateway or a repeater. | .1.3.6.1.4.1.29671.1.1.4.1.6 |
| Device public IP | Indicates whether the device is currently acting as a gateway, as opposed to a repeater. | .1.3.6.1.4.1.29671.1.1.4.1.7 |
| Device serial | The serial number of the device. | .1.3.6.1.4.1.29671.1.1.4.1.8 |
| Device product code | The product code of the device. | .1.3.6.1.4.1.29671.1.1.4.1.9 |
| Device product description | The description of the product. | .1.3.6.1.4.1.29671.1.1.4.1.10 |
| Device network name | The device network name at this location, which is useful for tables. | .1.3.6.1.4.1.29671.1.1.4.1.11 |
You can also monitor the temperature, memory utilization, CPU utilization, and other metrics using performance counters.
Common SNMP traps for Cisco Meraki Cloud Controller
SNMP traps are events generated and sent by a device and captured by a trap receiver whenever a change of state or anomaly is detected. Alerts are generated once the traps are received by Site24x7. Here is a list of the common SNMP traps generated by Cisco Meraki Cloud Controller:
| Trap | Description | OID |
|---|---|---|
| deviceGoesDownTrap | Alerts when a device becomes unreachable from the Meraki cloud. | .1.3.6.1.4.1.29671.1.1.7.2 |
| deviceComesOnline | Alerts when a device reconnects to the Meraki cloud. | .1.3.6.1.4.1.29671.1.1.7.3 |
| unreachableDevicesDetected | Alerts when unreachable devices have been detected on the network, and firewall settings need to be adjusted. | .1.3.6.1.4.1.29671.1.1.7.10 |
| foreignAPDetected | Alerts when an unknown access point appears on the network. | .1.3.6.1.4.1.29671.1.1.7.4 |
| newDhcpServerAlert | Alerts when a new Dynamic Host Configuration Protocol (DHCP) server appears on the network. | .1.3.6.1.4.1.29671.1.1.7.7 |
| noDhcpLeases | Alerts when DHCP leases are exhausted. | .1.3.6.1.4.1.29671.1.1.7.8 |
| rogueDhcpServer | Alerts when a rogue DHCP server is detected. Contains the MAC address, IP, subnet, and virtual local area network (VLAN) of the Rogue DHCP server. | .1.3.6.1.4.1.29671.1.1.7.19 |
| uplinkStatusChanged | Alerts when an uplink status changes. | .1.3.6.1.4.1.29671.1.1.7.9 |
| upcomingFirewallInformationChanges | Alerts when upcoming firewall information changes have been made and firewall settings need to be adjusted. | .1.3.6.1.4.1.29671.1.1.7.11 |
| settingsChanged | Alerts when Meraki Dashboard settings are changed. Includes information about the network admin that made the changes. | .1.3.6.1.4.1.29671.1.1.7.20 |
| vpnConnectivityChange | Alerts when virtual private network (VPN) connectivity changes. Contains the IP and port of VPN peer, the MAC address of the device used to connect VPN, and the status whether or not the VPN is on or offline. | .1.3.6.1.4.1.29671.1.1.7.22 |
| vpnFailoverDetected | Alerts when a VPN failover is detected. | .1.3.6.1.4.1.29671.1.1.7.23 |
| ipConflict | Alerts if a client IP conflict is detected. | .1.3.6.1.4.1.29671.1.1.7.13 |
Out-of-the-box support for Cisco Meraki devices
Here's a partial list of the Cisco Meraki VPN devices supported by default:
Cloud-Managed Wi-Fi Access Points
Indoor Access Points
- Cisco Meraki CW9162
- Cisco Meraki CW9164
- Cisco Meraki CW9166
- Cisco Meraki CW9166D1
- Cisco Meraki MR28
- Cisco Meraki MR33 Access Point
- Cisco Meraki MR34 Access Point
- Cisco Meraki MR36
- Cisco Meraki MR36H
- Cisco Meraki MR42 Access Point
- Cisco Meraki MR44
- Cisco Meraki MR46
- Cisco Meraki MR46E
- Cisco Meraki MR55 Access Point
- Cisco Meraki MR56
- Cisco Meraki MR57
- Cisco Meraki MR70 Access Point
- Cisco Meraki MR74 Access Point
- Cisco Meraki MR76 Access Point
- Cisco Meraki MR84 Access Point
- Cisco Meraki MR86 Access Point
Outdoor Access Points
- Cisco Meraki CW9163E
- Cisco Meraki MR76
- Cisco Meraki MR78
- Cisco Meraki MR86
Cloud-Managed Network Switches
Compact Switches
- Cisco Meraki MS130-8
- Cisco Meraki MS130-8P
- Cisco Meraki MS130-8X
- Cisco Meraki MS130R-8P
- Cisco Meraki MS130-12X
- Cisco Meraki MS130-24
- Cisco Meraki MS130-24P
- Cisco Meraki MS130-24X
- Cisco Meraki MS130-48
- Cisco Meraki MS130-48P
- Cisco Meraki MS130-48X
Stackable Access Switches
- Cisco Meraki MS210-24
- Cisco Meraki MS210-24P
- Cisco Meraki MS210-48
- Cisco Meraki MS210-48LP
- Cisco Meraki MS210-48FP
- Cisco Meraki MS225-24
- Cisco Meraki MS225-24P
- Cisco Meraki MS225-48
- Cisco Meraki MS225-48LP
- Cisco Meraki MS225-48FP
- Cisco Meraki MS250-24
- Cisco Meraki MS250-24P
- Cisco Meraki MS250-48
- Cisco Meraki MS250-48LP
- Cisco Meraki MS250-48FP
- Cisco Meraki MS350-24
- Cisco Meraki MS350-24P
- Cisco Meraki MS350-24X
- Cisco Meraki MS350-48
- Cisco Meraki MS350-48LP
- Cisco Meraki MS350-48FP
- Cisco Meraki MS355-24X
- Cisco Meraki MS355-48X
- Cisco Meraki MS355-24X2
- Cisco Meraki MS355-48X2
Distribution Switches
- Cisco Meraki MS450-12
Mobile Device Management (MDM)
- Cisco Meraki Systems Manager
Cloud-Managed Wireless WAN (Cellular Gateway)
- Cisco Meraki MG41
- Cisco Meraki MG51
- Cisco Meraki MG41E
- Cisco Meraki MG51E
Cloud-Managed Security Appliance (Firewall) and SD-WAN
Small Branch
- Cisco Meraki MX67
- Cisco Meraki MX67W
- Cisco Meraki MX67C
- Cisco Meraki MX68
- Cisco Meraki MX68W
- Cisco Meraki MX68CW
- Cisco Meraki MX75
Medium Branch
- Cisco Meraki MX85
- Cisco Meraki MX95
- Cisco Meraki MX105
Large Branch/Campus
- Cisco Meraki MX250
- Cisco Meraki MX450
Virtual Appliance
- Cisco Meraki vMX – Large
- Cisco Meraki vMX – Medium
- Cisco Meraki vMX – Small
Cloud-Managed Secure Teleworker Gateway
- Cisco Meraki Z1
- Cisco Meraki Z3
- Cisco Meraki Z3C
- Cisco Meraki Z4
- Cisco Meraki Z4C
Cloud-Managed Security Cameras
Indoor Security Cameras
- Cisco Meraki MV2
- Cisco Meraki MV12N
- Cisco Meraki MV12W
- Cisco Meraki MV12WE
- Cisco Meraki MV13
- Cisco Meraki MV22
- Cisco Meraki MV22X
- Cisco Meraki MV32
- Cisco Meraki MV33
Outdoor Security Cameras
- Cisco Meraki MV52
- Cisco Meraki MV63
- Cisco Meraki MV63X
- Cisco Meraki MV72
- Cisco Meraki MV72X
- Cisco Meraki MV93
- Cisco Meraki MV93X
Cloud Managed Environmental Sensors
- Cisco Meraki MT40
- Cisco Meraki MT30
- Cisco Meraki MT20
- Cisco Meraki MT15
- Cisco Meraki MT14
- Cisco Meraki MT12
- Cisco Meraki MT11
- Cisco Meraki MT10
Wireless Access Points Series
- Cisco Meraki MR18
- Cisco Meraki MR20
- Cisco Meraki MR30H
- Cisco Meraki MR32
- Cisco Meraki MR33
- Cisco Meraki MR42
- Cisco Meraki MR42E
- Cisco Meraki MR45
- Cisco Meraki MR52
- Cisco Meraki MR53
- Cisco Meraki MR53E
- Cisco Meraki MR66
- Cisco Meraki MR70
- Cisco Meraki MR72
- Cisco Meraki MR74
- Cisco Meraki MR84
Security Appliances Series (Firewall)
- Cisco Meraki MX
- Cisco Meraki MX50
- Cisco Meraki MX60
- Cisco Meraki MX60W
- Cisco Meraki MX64
- Cisco Meraki MX64W
- Cisco Meraki MX65
- Cisco Meraki MX65W
- Cisco Meraki MX68CW
- Cisco Meraki MX70
- Cisco Meraki MX80
- Cisco Meraki MX84
- Cisco Meraki MX90
- Cisco Meraki MX100
- Cisco Meraki MX250
- Cisco Meraki MX400
- Cisco Meraki MX450
- Cisco Meraki MX600
Switches
- Cisco Meraki MS22
- Cisco Meraki MS42
- Cisco Meraki MS120-8
- Cisco Meraki MS120-8LP
- Cisco Meraki MS120-8FP
- Cisco Meraki MS120-24
- Cisco Meraki MS120-24P
- Cisco Meraki MS120-48
- Cisco Meraki MS120-48LP
- Cisco Meraki MS120-48FP
- Cisco Meraki MS125-24
- Cisco Meraki MS125-24P
- Cisco Meraki MS125-48
- Cisco Meraki MS125-48LP
- Cisco Meraki MS125-48FP
- Cisco Meraki MS210-48FP
- Cisco Meraki MS220-8
- Cisco Meraki MS220-8P
- Cisco Meraki MS220-24
- Cisco Meraki MS220-48
- Cisco Meraki MS225-24P
- Cisco Meraki MS225-48
- Cisco Meraki MS250-24P
- Cisco Meraki MS250-48LP
- Cisco Meraki MS320-24
- Cisco Meraki MS320-48
- Cisco Meraki MS350-24
- Cisco Meraki MS390-24
- Cisco Meraki MS390-24P
- Cisco Meraki MS390-24U
- Cisco Meraki MS390-24UX
- Cisco Meraki MS390-48
- Cisco Meraki MS390-48P
- Cisco Meraki MS390-48U
- Cisco Meraki MS390-48UX
- Cisco Meraki MS410-16
- Cisco Meraki MS410-32
- Cisco Meraki MS425-16
- Cisco Meraki MS425-32
- Cisco Meraki MS420-24
- Cisco Meraki MS420-48
How does Site24x7 monitor Cisco Meraki devices?
- Supports monitoring your Meraki environment directly by using REST-API or SNMP.
- Discovers SNMP devices using IP name, hostname, or CIDR.
- Allows you to add performance counters of your choice.
- Automatically monitors key SNMP metrics at the interface level.
- Displays graphs of key performance statistics.
- Sends processed SNMP trap messages from your Cisco devices.
- Supports creation of layer 2 maps and topology maps for devices monitored using SNMP and displays devices monitored using REST-API in Meraki Map view.
- Sends prompt alerts about downtime.
- Generates predefined and customizable reports.
Get more than just performance data
Scalability
Easily monitor thousands of network devices.
Network Discovery
Add multiple devices at once using an IP range or CIDR.
Alerts and Reports
Get timely downtime alerts, and view reports with graphs.
High Availability
Ensure high network availability by allocating bandwidth optimally.
