Strumento di monitoraggio remoto basato su cloud per MSP

Gestisci i siti Web, le applicazioni, il cloud, l'infrastruttura IT e l'esperienza digitale dei tuoi clienti utilizzando la nostra soluzione di monitoraggio e gestione remota (RMM) per provider di servizi gestiti (MSP) e servizi cloud fornitori (CSP). Crea un approccio proattivo alla risposta agli incidenti con AIOps.

Inizia la prova gratuita di 30 giorni Prova ora, registrati in 30 secondi
Remote monitoring and management for MSPs

Aiuta i tuoi clienti a monitorare la moderna infrastruttura cloud e i sistemi legacy con la nostra soluzione di monitoraggio remoto

Fornisci il monitoraggio dell'infrastruttura e l'esperienza dell'utente finale necessari per esperienze digitali eccezionali per i tuoi clienti finali. Monitora diversi endpoint client, reti, server, applicazioni e cloud da un unico luogo. La nostra soluzione basata su cloud ti consente di monitorare comodamente le diverse reti dei clienti. Come piattaforma uniforme per la fornitura di servizi, Site24x7 ti aiuta a supportare le esigenze dei tuoi clienti offrendo servizi specializzati strumenti per le loro specifiche esigenze di monitoraggio.

Monitoraggio dell'infrastruttura privata e cloud

Monitora l'infrastruttura IT del tuo cliente che include server, reti, istanze di database, hypervisor e storage. Ottieni la loro disponibilità e le metriche sull'utilizzo delle risorse da un'unica console. Inoltre, raccogli, analizza e gestire in modo centralizzato i log di diverse applicazioni e server.

Monitoraggio delle operazioni IT per la tua infrastruttura

  • Tempo di attività del server con protezione dai falsi allarmi
  • Oltre 60 metriche sulle prestazioni come CPU, memoria, disco, syslog ed eventi di Windows
  • Monitoraggio delle prestazioni per applicazioni Microsoft come Exchange, IIS, SQL, backup di server Windows, SharePoint, Office 365, Active Directory e cluster di failover
  • Monitoraggio dell'infrastruttura di virtualizzazione per ambienti VMware, Nutanix, Hyper-V, Docker e Kubernetes
  • Integrazioni di plug-in pronte per l'installazione come MySQL, Apache e Nagios. Puoi anche scrivere il tuo plugin per soddisfare le tue esigenze
Monitor your customers' entire IT infrastructure stack, right from servers, VMs, and containers

Monitoraggio della rete e risoluzione dei problemi del traffico di rete

Tieni sotto controllo gli endpoint e le connessioni di rete dei tuoi clienti. Visualizza le prestazioni a livello di dispositivo e interfaccia utilizzando il nostro monitoraggio basato su SNMP. Tieni traccia del flusso di traffico tra applicazioni e IP per identificare e correggere maiali di larghezza di banda.

Obtain network device performance using SNMP performance metrics

Diagnostica completa delle prestazioni di rete

  • Supporto per oltre 10.000 dispositivi da tipi di dispositivi come router, switch, firewall, bilanciatori di carico, stampanti, dispositivi wireless e dispositivi di archiviazione
  • Monitoraggio SNMP personalizzato per monitorare qualsiasi dispositivo o metrica di tua scelta
  • Tecnologie di flusso come NetFlow, J-Flow, sFlow, CFlow, AppFlow, IPFIX e NetStream supportate
  • Mappe topologiche e mappe di livello 2 per visualizzare la gerarchia di rete
  • Trap SNMP elaborate per avvisi istantanei

Hear what some top managed service providers have to say about Site24x7

Monitoraggio delle prestazioni del cloud e ottimizzazione della spesa

Monitora l'utilizzo delle risorse e i dati operativi per numerosi servizi cloud in esecuzione su Amazon Web Services (AWS), Microsoft Azure e Google Cloud Platform (GCP). Traccia e ottimizza il costo del cloud allocando la spesa a una o più unità aziendali tra team, progetti e clienti.

Per il tuo cloud ibrido e risorse cloud-native

  • Supporto per servizi AWS come EC2, S3, Lambda, RDS, Load Balancer, CloudFront, WorkSpaces e VPC-VPN
  • Monitoraggio di oltre 100 risorse di Azure tra cui servizio app, hub eventi e database SQL
  • Monitora le prestazioni di Google Compute Engine (GCE), Google App Engine (GAE), Google Kubernetes Engine, VPC, Cloud IAM, Cloud Audit Logging, Cloud SQL e BigQuery
Monitor the operations and optimize resource utilization in your AWS, Azure, and GCP cloud environments

Monitoraggio dell'esperienza dell'utente finale

Monitora la disponibilità, il tempo di attività e le prestazioni dei tuoi siti Web, applicazioni Web, endpoint API, server di posta e Domain Name System (DNS). Rileva i componenti che rallentano il tempo di caricamento della pagina web, in tempo reale. Inoltre, assicurati una buona esperienza digitale per i servizi cloud dei tuoi clienti.

Ensure a good digital experience for your customers' cloud services

Gestisci le complessità del front-end monitorando l'esperienza dell'utente finale

  • Monitorare l'infrastruttura edge dei servizi web cloud da oltre 110 località in tutto il mondo
  • Monitoraggio dell'esperienza digitale con monitoraggio degli utenti reali e monitoraggio delle transazioni sintetiche
  • Mobile Network Poller per monitorare i tuoi servizi cloud dal punto di vista dell'utente mobile e testare il WiIFi nelle sedi del campus
  • Monitoraggio della sicurezza Web mediante defacement del sito Web, controllo della blocklist in tempo reale, reputazione del marchio, certificato SSL/TSL e monitoraggio della scadenza del dominio

Monitoraggio delle prestazioni delle applicazioni

Se stai mantenendo applicazioni personalizzate e hai bisogno di aiuto per risolvere i problemi di prestazioni, le nostre soluzioni APM complete possono completare i tuoi obiettivi di monitoraggio. Assicurati che l'ambiente IT dei tuoi clienti soddisfi standard aziendali monitorando le prestazioni delle applicazioni in tempo reale. Comprendere il comportamento degli utenti, identificare le query lente e le eccezioni e tracciare l'esatta riga di codice problematico, per migliorare l'esperienza dell'utente dal tuo prospettiva applicativa.

Risolvere i problemi delle applicazioni personalizzate che ospiti

  • Supporto per piattaforme come .NET, Java, Ruby, Node.js e PHP
  • Visibilità a livello di codice
  • Traccia distribuita per capire come una richiesta da un servizio porta a un errore in un altro
  • Mappe della topologia dell'applicazione per visualizzare l'architettura dell'applicazione, dagli URL alle query SQL
Get to know the slowest method calls in your application

Monitoraggio e gestione centralizzata dei log

Porta i log di tutti i tuoi server in un unico posto per una facile risoluzione dei problemi. Site24x7 fornisce la gestione dei log con supporto per oltre 30 tipi di log insieme a opzioni di personalizzazione.

Analisi dei log per sistemi distribuiti

  • Ricerca semplice basata sul linguaggio di query con opzioni per salvare le query utilizzate di frequente
  • Avvisi basati sulla ricerca salvati
  • Grafici e dashboard intuitivi per ogni tipo di registro
  • Supporta i log del cloud AWS e Azure

Funzioni personalizzate per il monitoraggio remoto

Come software RMM per la fornitura di servizi ininterrotti, Site24x7 ti aiuta a supportare le capacità dei tuoi clienti offrendo strumenti specializzati per le loro esigenze di monitoraggio uniche. Puoi ottenere il controllo completo sul cliente account che utilizzano le funzionalità create esclusivamente per le esigenze degli MSP.

Multi-tenancy

Gestisci in modo sicuro gli account di più clienti. Ottieni una visibilità totale sui sistemi client e adattati per soddisfare qualsiasi numero di clienti.

White Labeling

Ribrandizza la piattaforma di monitoraggio e i report con un nome, un logo e un URL personalizzato in modo da promuovere il marchio e consentire ai clienti di identificarlo.

Take Corrective Action on Servers

Con il nostro monitoraggio basato su agenti, ora puoi eseguire azioni remote per correggere gli errori nell'ambiente del tuo client.

Ruoli e autorizzazioni approfonditi

Utilizza ruoli operativi individuali per monitorare e gestire gli account dei clienti. La licenza unificata offre agli amministratori degli account il pieno controllo delle attività di abbonamento e fatturazione tra gli account dei clienti, incluso il controllo su aggiornamenti, acquisti di componenti aggiuntivi e crediti di avviso.

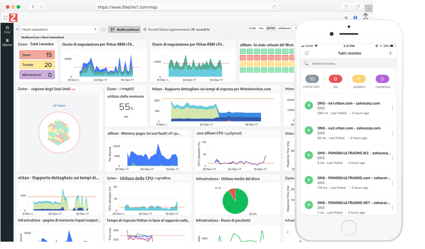
Dashboard utilizzabili

Crea dashboard personalizzati, viste NOC e viste aziendali evidenziando tutte le metriche che rallentano il sito Web con i tuoi clienti.

Report dettagliati e contratti di assistenza

Ottieni report approfonditi per visualizzare lo stato in tempo reale dell'infrastruttura. Invia report SLA per aggiornare i clienti sulla coerenza del servizio.

Integrazione profonda

Integrazione con i migliori strumenti di produttività come Slack, HipChat ServiceNow, Zoho Cliq, Microsoft Teams, Zapier e soluzioni di gestione degli incidenti come PagerDuty, ServiceDesk Plus e OpsGenie.

Avvisi e AIOps basati su criteri di facile gestione

Configura limiti di soglia per le tue risorse e ricevi avvisi tempestivi. Riduci il tempo medio di riparazione (MTTR) con informazioni e avvisi basati sull'intelligenza artificiale.

Automazione IT
Orchestra automaticamente la risoluzione degli incidenti tra infrastrutture, istanze AWS EC2 e macchine virtuali in esecuzione nell'IT ibrido.
Prezzi flessibili

Approfitta di prezzi altamente scalabili e convenienti per mitigare i rischi derivanti dalle fluttuazioni delle richieste dei clienti.