Surveillance de Microsoft SharePoint

Supervisez les composants essentiels au fonctionnement complet de votre serveur SharePoint. Versions prises en charge : 2007, 2010, 2013 et 2016.

Commencez l'essai gratuit de 30 jours Essayez maintenant, inscrivez-vous en 30 secondes

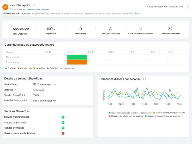
Surveillez vos services Windows.

Obtenez des informations sur les services Windows associés à SharePoint :

  • Service d'administration
  • Service de minuterie
  • Service de suivi
  • Service de code utilisateur
  • Service de rédaction
  • Service de recherche
  • Service de recherche de bureau
  • Service de publication mondiale
 SharePoint Monitor Overview

Diagnostiquez efficacement pendant les pannes et les temps d'arrêt.

Anticipez et résolvez les problèmes affectant les applications Office, Excel et Access de votre serveur SharePoint en obtenant des informations sur :

  • Nombre de tâches de temporisation réussies/échouées
  • Demandes et sessions du service de calcul Excel
  • Demandes front-end par seconde
  • Longueur de la file d'attente active
  • Transactions par seconde
  • Insérer/supprimer/mettre à jour des demandes par seconde
 SharePoint Excel Service

Gérez votre base de données de contenu.

Obtenez des informations sur l'espace disque de votre base de données de contenu SharePoint. Apprendre à connaître

  • Nombre de sites actuel, d'avertissement et maximal
  • Si votre base de données de contenu est en service ou en panne avec nos alertes instantanées
SharePoint Content DB

Sachez tout de votre application Web.

Comprenez comment votre application Web est mise en correspondance avec chaque base de données de contenu.

  • Analyser le nombre de sites pour chaque base de données de contenu
  • Observer l'état de votre application Web
  • Restez informé lorsque votre application Web est en panne
SharePoint-web-application.jpg

Recueillez des connaissances sur les diverses applications de service.

Données complètes collectées pour les applications de service ASP stats, InfoPath Forms Services, Visio Web Access et Publishing Cache stats.

  • Transactions par seconde
  • Sessions en cours
  • Demandes rejetées
  • Temps de traitement de la demande
  • Proportion de réussite du cache
  • Demandes d'erreur par seconde
SharePoint Service Application.jpg

Suivez vos instances de service SharePoint.

Affichez et soyez au courant des différentes instances de service exécutées sur votre serveur SharePoint. Être averti instantanément par e-mail, appel vocal ou SMS lorsqu'une instance de service particulière est hors ligne.