Monitoreo de la base de datos de Azure SQL

Monitoree continuamente las métricas críticas de la base de datos e identifique eventos perjudiciales que tengan como resultado un rendimiento deficiente.

Planes, precios y registroPrueba gratis de 30 días, regístrese en 30 segundos

Database performance tuning

Gain visibility into your Azure SQL cloud environment and access Azure SQL database query statistics from a single view for better correlation and identification of performance issues. Track key performance indicators, like the top queries by CPU, I/O, CLR, slow running queries, and frequently executed queries, and notify users of events and outages that occur in their systems. Auto-resolve performance and availability issues with Automatización de la TI.

Resource utilization planning

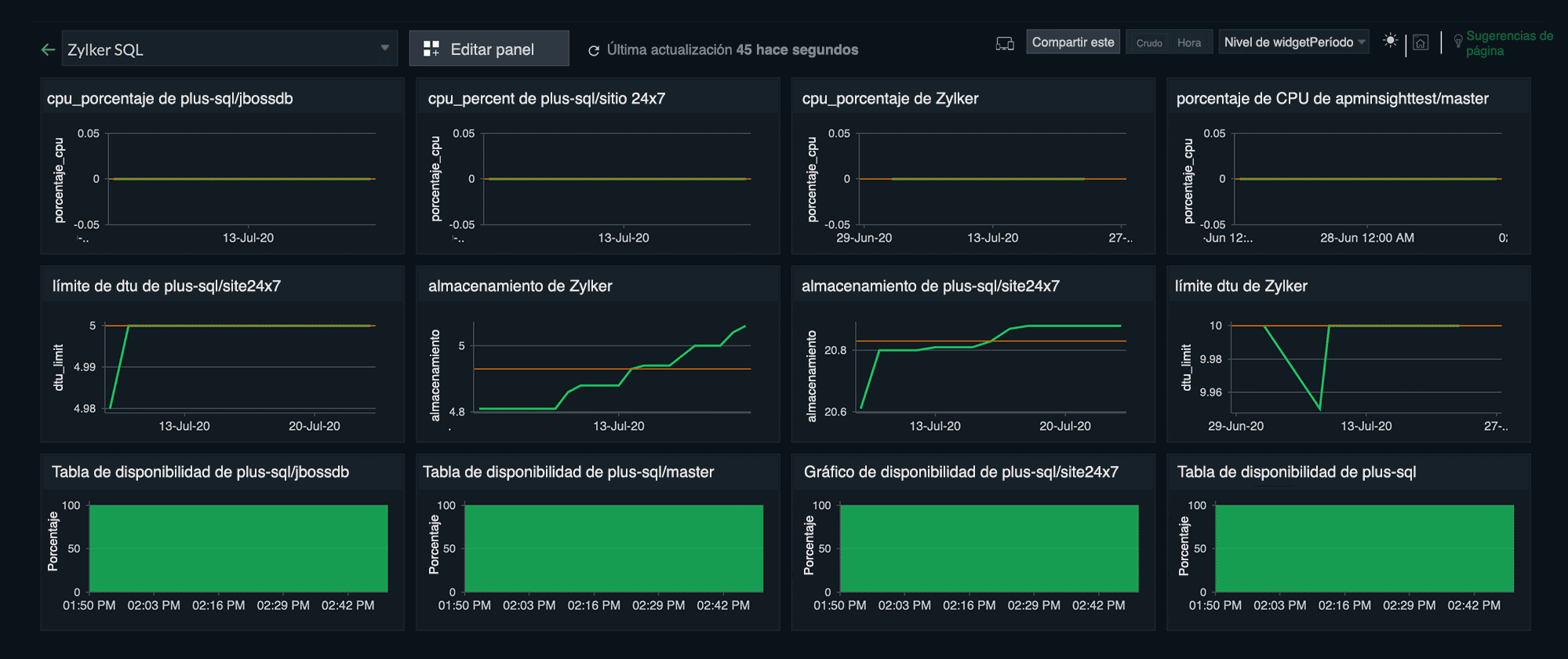
Identifique si su base de datos excedió su capacidad o llegó al máximo de sus recursos obteniendo información sobre los indicadores clave de rendimiento, como el uso de DTU (medido como una combinación de uso de CPU, E/S y memoria en su base de datos) y el uso de lectura/escritura. Reciba alertas antes de que se alcance la capacidad máxima y garantice la eficiencia general del rendimiento mediante la visibilidad del consumo de recursos.

Active sessions and connections

Obtenga información detallada de las métricas de cada recurso, como CPU, lecturas, escrituras y la cantidad de sesiones y conexiones con el cliente, y analice si la carga de trabajo coincide con el rendimiento. Visualice los gráficos de rendimiento y vea tendencias de rendimiento de consultas y detalles de actividad.

Blocking queries and deadlocks

Obtenga detalles sobre los tiempos de espera durante la ejecución de consultas, consultas de bloqueo y ejecución largas, y recuento de interbloqueos, y solucione problemas rápidamente. Reciba una alerta cuando se produzca un interbloqueo e identifique los procesos con falla.

Monitoreo de pila completa

Detección automática

Visibilidad integral

Configuración sencilla

Alertas e informes

Monitoree todos sus servicios Azure con nuestra herramienta de monitoreo con IA.

Ver más servicios

Más de 100 integraciones inmediatas de complementos

Redis logo

Redis

MySQL logo

MySQL

NGINX logo

NGINX

Nagios logo

Nagios

Apache Zookeeper logo

Apache Zookeeper

Elasticsearch logo

Elasticsearch

Apache Kafka logo

Apache Kafka

HAProxy logo

HAProxy

ActiveMQ logo

ActiveMQ

Apache Tomcat logo

Apache Tomcat

Ver más complementos