Ejecute las aplicaciones contenidas en AWS con confianza

Una sola configuración mal calculada en la definición de su servicio o contenedor puede causar fácilmente un problema de rendimiento de la aplicación. Observe y alerte las estadísticas de utilización del sistema de los clústeres, las instancias de contenedores, los servicios y otros componentes de ECS tanto para EC2 como para el tipo de lanzamiento de Fargate a fin de realizar cambios con confianza.

Comience la prueba gratuita de 30 días Pruébelo ahora; regístrese en 30 segundos
AWS ECS Monitoring
Servicio
A time series graph displaying available resources on a container instance of Amazon ECS.
Instancia
A time series graph displaying cluster level resource usage of Amazon ECS.
Clúster

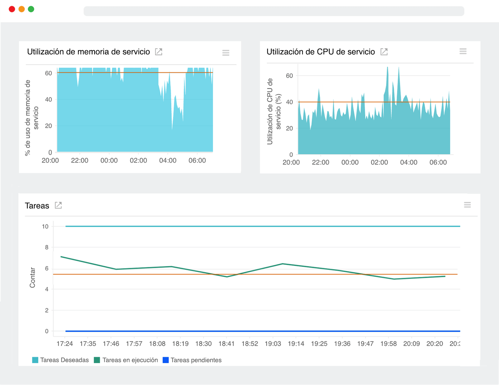
Servicios

Visualice las tendencias de uso de los servicios que impulsan su aplicación de ejecución prolongada.


  • Realice un seguimiento de la cantidad total de CPU y memoria consumida de las tareas para ver qué tan cerca estaban de los límites de tamaño configurados.
  • Explore en profundidad un servicio en particular y visualice al instante el número total de tareas en ejecución y pendientes. Los aumentos repentinos podrían indicar un aumento en la demanda del usuario.

Instancias

Monitoree las instancias de contenedores que ejecutan sus solicitudes de tareas.


  • Conozca qué instancias se están quedando sin capacidad de procesamiento y memoria a fin de formular mejor las estrategias de colocación y las restricciones para su nueva definición de tareas.
  • Realice un seguimiento de la actividad de la tarea en cada instancia de contenedor en el clúster y configure los umbrales para recibir alertas cuando la ejecución de tareas esté por debajo de un valor especificado.

Clústeres

Obtenga información sobre los sistemas que ejecutan sus contenedores Docker, inmediatamente.


  • Vea qué porcentaje de unidades de memoria y CPU del clúster acumulado está reservado para las tareas existentes a fin de tomar decisiones fundamentadas sobre cómo escalar su infraestructura.
  • Monitoree el uso de CPU y memoria a nivel de clúster para organizar mejor las cargas de trabajo y comprender el impacto de la ubicación de tareas.

Monitoree la actividad a nivel de contenedor

Ejecute el agente de Site24x7 Docker como contenedor para detectar y rastrear automáticamente las métricas de rendimiento de todos los demás contenedores que se ejecutan en su instancia EC2. Nuestro agente aparece en el repositorio del concentrador Docker para ayudarlo a comenzar rápidamente. Puede editar una definición de tarea existente o crear una nueva que haga referencia a la imagen del agente de Site24x7 Docker y ejecutar la tarea manualmente en una instancia.

Comience la prueba gratuita de 30 días Pruébelo ahora; regístrese en 30 segundos