Überwachung für Microsoft SharePoint

Überwachen Sie die Komponenten, die für das vollständige Funktionieren Ihres SharePoint-Servers wichtig sind. Unterstützte Versionen: 2007, 2010, 2013 und 2016.

Starten Sie die kostenlose 30-Tage-Testversion Jetzt testen, in nur 30 Sekunden anmelden

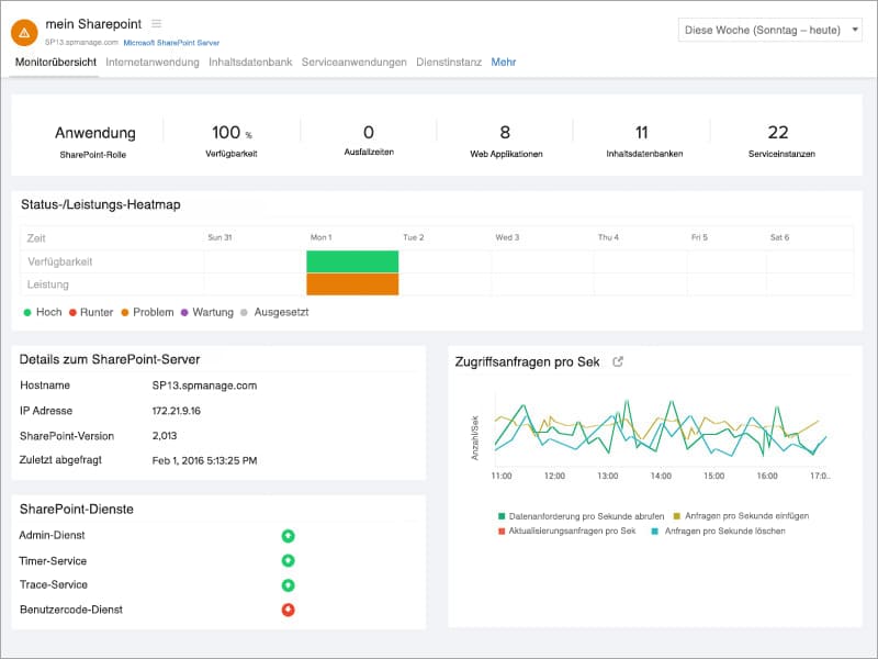
Überwachen Sie Ihre Windows-Services.

Erhalten Sie Einblicke in die mit SharePoint verbundenen Windows-Services:

  • Admin-Service
  • Timer-Service
  • Trace-Service
  • Benutzercode-Service
  • Writer-Service
  • Suchdienst
  • Office-Suchdienst
  • World Wide Publishing-Service
 SharePoint Monitor Overview

Effektive Diagnose bei Ausfällen und Stillstandszeiten.

Erkennen und beheben Sie Probleme, die sich auf die Office-, Excel- und Access-Anwendungen Ihres SharePoint-Servers auswirken, indem Sie Eingaben zu folgenden Themen sammeln:

  • Anzahl erfolgreicher/fehlgeschlagener Timerjobs
  • Anforderungen und Sitzungen zum Excel Calculation Service
  • Front-End-Anforderungen pro Sekunde
  • Länge der aktiven Warteschlange
  • Transaktionen pro Sekunde
  • Anforderungen pro Sekunde einfügen/löschen/aktualisieren
 SharePoint Excel Service

Verwalten Sie Ihre Inhaltsdatenbank.

Rufen Sie Informationen zum Speicherplatz Ihrer SharePoint-Inhaltsdatenbank ab. Mehr Informationen

  • Die aktuelle Anzahl der Warnmeldungen und maximalen Sites
  • Sofortige Warnmeldungen dazu, ob Ihre Inhaltsdatenbank läuft oder ausgefallen ist
SharePoint Content DB

Lernen Sie Ihre Webanwendung noch besser kennen.

Erlangen Sie ein noch besseres Verständnis davon, wie Ihre Webanwendung den einzelnen Inhaltsdatenbanken zugeordnet ist.

  • Analysieren Sie die Anzahl der Sites für jede Inhaltsdatenbank
  • Beobachten Sie den Status Ihrer Webanwendung
  • Bleiben Sie informiert, wenn Ihre Webanwendung einmal ausfällt
SharePoint-web-application.jpg

Sammeln Sie Informationen zu verschiedenen Service-Anwendungen.

Sammeln Sie umfassende Daten zu ASP-Statistiken von Dienstanwendungen sowie zu Statistiken für InfoPath Form Services, Visio Web Access und Publishing Cache.

  • Transaktionen pro Sekunde
  • Aktuelle Sitzungen
  • Abgelehnte Anforderungen
  • Verarbeitungszeit der Anforderung
  • Trefferquote im Cache
  • Fehleranforderungen pro Sekunde
SharePoint Service Application.jpg

Verfolgen Sie Ihre SharePoint Service-Instanzen.

Zeigen Sie die verschiedenen Service-Instanzen an, die auf Ihrem SharePoint-Server ausgeführt werden, und aktualisieren Sie sie. Lassen Sie sich sofort per E-Mail, Sprachanruf oder SMS benachrichtigen, wenn eine bestimmte Service-Instanz offline ist.