Überwachung von Azure SQL-Datenbanken

Überwachen Sie kontinuierlich kritische Datenbankkennzahlen und identifizieren Sie störende Ereignisse, die zu einer schlechten Leistung führen.

Pläne, Preise und AnmeldungKostenlose 30-Tage-Testversion, Anmeldung in nur 30 Sekunden

Database performance tuning

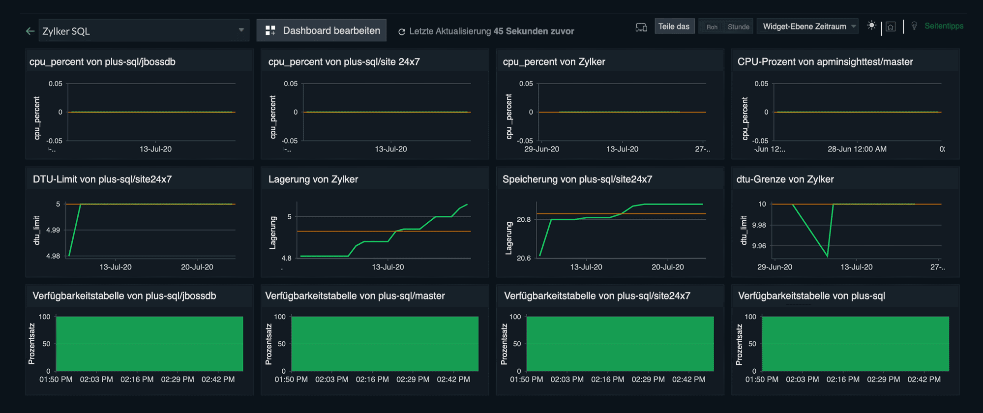
Gain visibility into your Azure SQL cloud environment and access Azure SQL database query statistics from a single view for better correlation and identification of performance issues. Track key performance indicators, like the top queries by CPU, I/O, CLR, slow running queries, and frequently executed queries, and notify users of events and outages that occur in their systems. Auto-resolve performance and availability issues with IT-Automatisierung.

Resource utilization planning

Ermitteln Sie, ob Ihre Datenbank über überschüssige Kapazität verfügt oder ihre Ressourcen ausgeschöpft hat, indem Sie sich Einblicke in wichtige Leistungsindikatoren wie die DTU-Nutzung (gemessen als Kombination aus CPU-, I/O- und Speicherauslastung in Ihrer Datenbank) und die Schreib-/Leseauslastung erhalten. Bleiben Sie gewarnt, bevor die maximale Kapazität erreicht ist, und sorgen Sie für allgemeine Leistungseffizienz, indem Sie sich Einblicke in den Ressourcenverbrauch verschaffen.

Active sessions and connections

Verschaffen Sie sich tiefe Einblicke in die Kennzahlen jeder Ressource wie CPU, Lese- und Schreibvorgänge sowie die Anzahl der Sitzungen und Clientverbindungen und analysieren Sie, ob die Arbeitslast der Leistung entspricht. Visualisieren Sie Leistungsdiagramme und zeigen Sie Trends zur Abfrageleistung und Aktivitätsdetails an.

Blocking queries and deadlocks

Erhalten Sie Details zu Wartezeiten während der Abfrageausführung, langwierigen und blockierten Abfragen sowie zur Anzahl der Deadlocks und beheben Sie Probleme schnell. Bleiben Sie gewarnt, wenn ein Deadlock auftritt und lokalisieren Sie fehlgeschlagene Prozesse.

Umfassende Überwachung

Automatische Erkennung

End-to-End-Transparenz

Einfache Einrichtung

Meldungen und Berichte

Überwachen Sie alle Ihre Azure-Services mit unserem KI-gestützten Überwachungstool.

Weitere Services anzeigen

Über 100 sofort einsatzbereite Plug-in-Integrationen

Redis logo

Redis

MySQL logo

MySQL

NGINX logo

NGINX

Nagios logo

Nagios

Apache Zookeeper logo

Apache Zookeeper

Elasticsearch logo

Elasticsearch

Apache Kafka logo

Apache Kafka

HAProxy logo

HAProxy

ActiveMQ logo

ActiveMQ

Apache Tomcat logo

Apache Tomcat

Weitere Plug-ins anzeigen