Containerisierte Anwendungen auf AWS zuverlässig ausführen

Eine einzelne falsch berechnete Konfiguration in Ihrer Service- oder Container-Definition kann leicht zu einem Problem bei der Anwendungsleistung führen. Beobachten Sie die Systemauslastungsstatistiken von Clustern, Container-Instanzen, Diensten und anderen ECS-Komponenten sowohl für EC2- als auch für Fargate-Starttypen und geben Sie Warnmeldungen aus, um Änderungen sicher vornehmen zu können.

Starten Sie die kostenlose 30-Tage-Testversion Jetzt testen, in nur 30 Sekunden anmelden
AWS ECS Monitoring
Service
A time series graph displaying available resources on a container instance of Amazon ECS.
Instanz
A time series graph displaying cluster level resource usage of Amazon ECS.
Cluster

Services

Visualisieren Sie Nutzungstrends für die Dienste im Hintergrund Ihrer lange laufenden Anwendung.


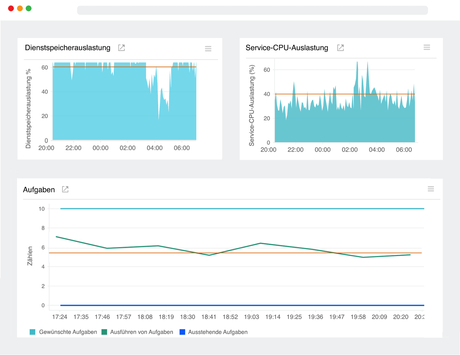
  • Verfolgen Sie die Gesamtmenge an CPU und Speicher, die für Aufgaben verbraucht wurde, um zu sehen, wie nahe sie an den konfigurierten Größenlimits lagen.
  • Sie können einen bestimmten Service aufschlüsseln und sofort die Gesamtzahl der laufenden und anstehenden Aufgaben sehen. Plötzliche Spitzen könnten auf eine Zunahme der Benutzernachfrage hindeuten.

Instanzen

Überwachen Sie die Containerinstanzen, in denen Ihre Aufgaben-Anfragen ausgeführt werden.


  • Erfahren Sie, welche Instanzen mit wenig Rechenleistung und Speicher auskommen, um bessere Platzierungsstrategien und Einschränkungen für Ihre neue Aufgabendefinition zu entwickeln.
  • Verfolgen Sie die Aufgabenaktivität auf jeder Container-Instanz in Ihrem Cluster und konfigurieren Sie Schwellenwerte, um eine Warnmeldung zu erhalten, wenn die laufenden Aufgaben unter einen bestimmten Wert fallen.

Cluster

Verschaffen Sie sich sofort einen Einblick in die Systeme, auf denen Ihre Docker-Container ausgeführt werden.


  • Erkennen Sie, welcher Prozentsatz der aggregierten Cluster-CPU- und Speichereinheiten für bestehende Aufgaben reserviert ist, um fundierte Entscheidungen zur Skalierung Ihrer Infrastruktur zu treffen.
  • Überwachen Sie die CPU- und Speichernutzung auf Clusterebene, um Workloads besser zu organisieren und die Auswirkungen der Aufgabenplatzierung zu verstehen.

Aktivitäten auf Containerebene überwachen

Führen Sie den Site24x7 Docker-Agenten als Container aus, um automatisch Leistungskennzahlen für alle anderen Container zu ermitteln und zu verfolgen, die auf Ihrer EC2-Instanz ausgeführt werden. Unser Agent ist im Docker-Hub-Repository verfügbar, damit Sie schnell loslegen können. Sie können entweder eine vorhandene Aufgabendefinition bearbeiten oder eine neue erstellen, die auf das Site24x7 Docker-Agent-Image verweist, und die Aufgabe manuell auf einer Instanz ausführen.

Starten Sie die kostenlose 30-Tage-Testversion Jetzt testen, in nur 30 Sekunden anmelden