Monitor Amazon WorkSpaces from a single console

Amazon WorkSpaces is a fully managed virtual desktop running in the Amazon Web Services (AWS) cloud that facilitates the use of cloud-based desktops. With this universal access, it's imperative for organizations to prioritize safety, security, and monitoring. Site24x7 offers Amazon WorkSpace monitoring to keep an eye on all the remote WorkSpaces that you have in a directory. Track availability and performance, and take remedial actions on the advanced desktop-as-a-service (DaaS) offered by AWS Virtual Desktop Infrastructure (VDI).

Start 30-day free trial Try now, sign up in 30 seconds

Monitor cloud desktops, and improve the user performance

Monitor AWS WorkSpaces from a single console

Troubleshoot WorkSpaces faster

Logging your WorkSpaces API using CloudTrail logs enables you to view the activities taking place in AWS VDI, like client logs. Expedite root cause analysis by collecting the historical data and monitoring those CloudTrail logs, and stay on top of Amazon WorkSpaces.

Auto-resolve availability issues

Detect unusual spikes in the critical metrics of your AWS WorkSpaces with the ML-based anomaly framework. Configure automations to start, stop, reboot, and rebuild your WorkSpaces to stay on top of system errors and auto-resolve availability or performance issues.

Adopt best practices

Leverage built-in best practice recommendations with information on unused instances that help you cut AWS costs. A deficit in WorkSpaces can negatively impact the end user experience and can result in wasted resources. Monitor the user login sessions and the number of users connected to analyze the user sessions in AWS VDI.

Monitor WorkSpaces security

Identify anomalies and detect outliers over a period, and understand any malicious activities by tracking the number of failed connections and the connection attempts. Take WorkSpaces security a step further by securely storing the keys in AWS Key Management Service (KMS), and monitor both the services efficiently from a single place.

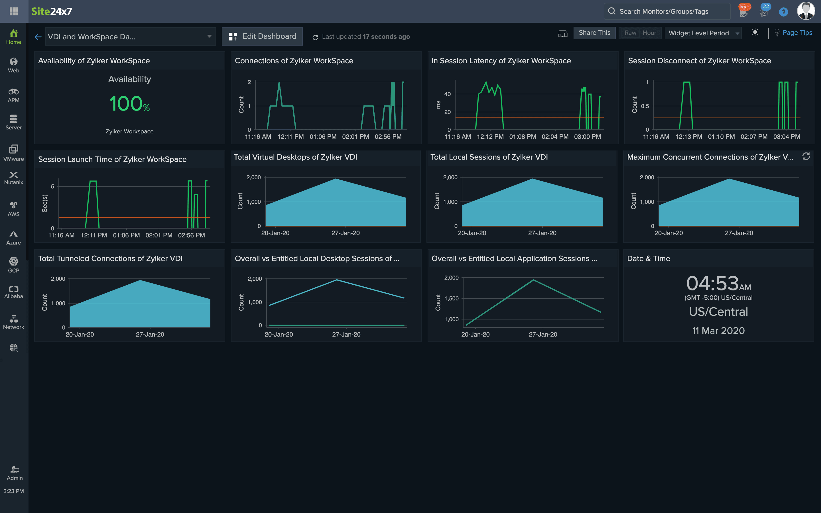
Visualize with intuitive dashboards

Obtain high-level visibility into the monitored WorkSpaces, view best practice recommendations, and analyze a region-wise resource breakdown with the advanced inventory dashboards. You can also create a custom dashboard with key metrics to monitor the health and status of the Amazon WorkSpaces.

Analyze network issues

The AWS WorkSpaces usage report provides you with an overview of the status of different AWS VDI instances along with time series charts on session disconnects and available requests rejected by the WorkSpaces client. Get alerted when the in-session latency is abnormally high, indicating latent network issues.

Start 30-day free trial Try now, sign up in 30 seconds
Looking for assistance? We’re here to help!

Want to learn more?

  • Personalized product demo
  • Proof of concept for set up
  • 30-day, unlimited, free trial
Request a Demo

Interested in our services?

  • 24/5 customer support
  • Flexible and competitive pricing
  • Better ROI
Get quote